电气装置安装工程
母线装置施工及验收规范
GBJ 149-90
主编部门:中华人民共和国原水利电力部
批准部门:中华人民共和国建设部
施行日期:1991年10月1日
第一章 总 则
第1.0.1条 为保证硬母线、软母线、绝缘子、金具、穿墙套管等母线装置的安装质量,促进安装技术的进步,确保设备安全运行,制订本规范。
第1.0.2条 本规范适用于500kV及以下母线装置安装工程的施工及验收。
第1.0.3条 母线装置的安装应按已批准的设计进行施工。
第1.0.4条 设备和器材的运输、保管,应符合本规范要求,当产品有特殊要求时,并应符合产品的要求。
第1.0.5条 设备及器材在安装前的保管,其保管期限应为一年及以下。当需长期保管时,应符合设备及器材保管的专门规定。
第1.0.6条 采用的设备和器材均应符合国家现行技术标准的规定,并应有合格证件。设备应有铭牌。
第1.0.7条 设备和器材到达现场后,应及时作下列验收检查:
一、包装及密封应良好。
二、开箱检查清点,规格应符合设计要求,附件、备件应齐全。
三、产品的技术文件应齐全。
四、按本规范要求作外观检查。
第1.0.8条 施工中的安全技术措施,应符合本规范和现行有关安全技术标准及产品的技术文件的规定。对重要工序,尚应事先制定安全技术措施。
第1.0.9条 与母线装置安装有关的建筑工程施工应符合下列要求:
一、与母线装置安装有关的建筑物、构筑物的工程质量应符合国家现行的建筑工程施工及验收规范中的有关规定;当设计及设备有特殊要求时,尚应符合其要求。
二、母线装置安装前,建筑工程应具备下列条件:
1.基础、构架符合电气设备的设计要求;
2.屋顶、楼板施工完毕,不得渗漏;
3.室内地面基层施工完毕,并在墙上标出抹平标高;
4.基础、构架达到允许安装的强度,焊接构件的质量符合要求,高层构架的走道板、栏杆、平台齐全牢固;
5.有可能损坏已安装母线装置或安装后不能再进行的装饰工程全部结束;
6.门窗安装完毕,施工用道路通畅;
7.母线装置的预留孔、预埋铁件应符合设计的要求。
三、母线装置安装完毕投入运行前,建筑工程应符合下列要求:
1.预埋件、开孔、扩孔等修饰工程完毕;
2.保护性网门、栏杆以及所有与受电部分隔绝的设施齐全;
3.受电后无法进行的和影响运行安全的工作施工完毕;
4.施工设施应拆除和场地应清理干净。
第1.0.10条 母线装置安装用的紧固件,除地脚螺栓外应采用符合国家标准的镀锌制品,户外使用的紧固件应用热镀锌制品。
第1.0.11条 绝缘子及穿墙套管的瓷件,应符合现行国家标准《高压绝缘子瓷件技术条件》和有关电瓷产品技术条件的规定。
第1.0.12条 母线装置的施工及验收除按本规范的规定执行外,尚应符合国家现行的有关标准规范的规定。
第二章 母 线 安 装
第一节 一 般 规 定
第2.1.1条 母线装置采用的设备和器材,在运输与保管中应采用防腐蚀性气体侵蚀及机械损伤的包装。
第2.1.2条 铜、铝母线、铝合金管母线当无出厂合格证件或资料不全时,以及对材质有怀疑时,应按表2.1.2的要求进行检验。
表2.1.2 母线的机械性能和电阻率
|
母线名称 |
母线型号 |
最小抗拉强度 (N/mm2)① |
最小伸长率 (%) |
20℃时最大电阻率 (Ω·mm2/m) |
|
铜母线 |
TMY |
255 |
6 |
0.01777 |
|
铝母线 |
LMY |
115 |
3 |
0.0290 |
|
铝合金管母线 |
LF21Y |
137 |
— |
0.0373 |
注:① 1N/mm2=1MPa
第2.1.3条 母线表面应光洁平整,不应有裂纹、折皱、夹杂物及变形和扭曲现象。
第2.1.4条 成套供应的封闭母线、插接母线槽的各段应标志清晰,附件齐全,外壳无变形,内部无损伤。
螺栓固定的母线搭接面应平整,其镀银层不应有麻面、起皮及未覆盖部分。
第2.1.5条 各种金属构件的安装螺孔不应采用气焊割孔或电焊吹孔。
第2.1.6条 金属构件及母线的防腐处理应符合下列要求:
一、金属构件除锈应彻底,防腐漆应涂刷均匀,粘合牢固,不得有起层、皱皮等缺陷;
二、母线涂漆应均匀,无起层、皱皮等缺陷;
三、在有盐雾、空气相对湿度接近100%及含腐蚀性气体的场所,室外金属构件应采用热镀锌;
四、在有盐雾及含有腐蚀性气体的场所,母线应涂防腐涂料。
第2.1.7条 支柱绝缘子底座、套管的法兰、保护网(罩)等不带电的金属构件应按现行国家标准《电气装置安装工程 接地装置施工及验收规范》的规定进行接地。接地线宜排列整齐,方向一致。
第2.1.8条 母线与母线,母线与分支线,母线与电器接线端子搭接时,其搭接面的处理应符合下列规定:
一、铜与铜:室外、高温且潮湿或对母线有腐蚀性气体的室内,必须搪锡,在干燥的室内可直接连接。
二、铝与铝:直接连接。
三、钢与钢:必须搪锡或镀锌,不得直接连接。
四、铜与铝:在干燥的室内,铜导体应搪锡,室外或空气相对湿度接近100%的室内,应采用铜铝过渡板,铜端应搪锡。
五、钢与铜或铝:钢搭接面必须搪锡。
六、封闭母线螺栓固定搭接面应镀银。
第2.1.9条 母线的相序排列,当设计无规定时应符合下列规定:
一、上、下布置的交流母线,由上到下排列为A、B、C相,直流母线正极在上,负极在下。
二、水平布置的交流母线,由盘后向盘面排列为A、B、C相,直流母线正极在后,负极在前。
三、引下线的交流母线由左至右排列为A、B、C相,直流母线正极在左,负极在右。
第2.1.10条 母线涂漆的颜色应符合下列规定:
一、三相交流母线:A相为黄色,B相为绿色,C相为红色,单相交流母线与引出相的颜色相同。
二、直流母线:正极为赭色,负极为蓝色。
三、直流均衡汇流母线及交流中性汇流母线:不接地者为紫色,接地者为紫色带黑色条纹。
四、封闭母线:母线外表面及外壳内表面涂无光泽黑漆,外壳外表面涂浅色 漆。
第2.1.11条 母线刷相色漆应符合下列要求:
一、室外软母线、封闭母线应在两端和中间适当部位涂相色漆。
二、单片母线的所有面及多片、槽形、管形母线的所有可见面均应涂相色漆。
三、钢母线的所有表面应涂防腐相色漆。
四、刷漆应均匀,无起层、皱皮等缺陷,并应整齐一致。
第2.1.12条 母线在下列各处不应刷相色漆:
一、母线的螺栓连接及支持连接处、母线与电器的连接处以及距所有连接处10mm以内的地方。
二、供携带式接地线连接用的接触面上,不刷漆部分的长度应为母线的宽度或直径,且不应小于50mm,并在其两侧涂以宽度为10mm的黑色标志带。
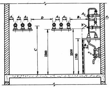
第2.1.13条 母线安装时,室内、室外配电装置安全净距应符合表2.1.13-1、表2.1.13-2的规定。当电压值超过本级电压,其安全净距应采用高一级电压的安全净距规定值。

图2.1.13-1 室内A1、A2、B1、B2、C、D值校验
表2.1.13-1 室内配电装置的安全净距(mm)
|
符号 |
适 用 范 围 |
图号 |
额 定 电 压 (kV) |
||||||||||
|
0.4 |
1~3 |
6 |
10 |
15 |
20 |
35 |
60 |
110J |
110 |
220J |
|||
|
A1 |
1.带电部分至接地部分之间 2.网状和板状遮栏向上延伸线距地2.3m处与遮栏上方带电部分之间 |
2.1.13-1 |
20 |
75 |
100 |
125 |
150 |
180 |
300 |
550 |
850 |
950 |
1800 |
|
A2 |
1.不同相的带电部分之间 2.断路器和隔离开关的断口两侧带电部分之间 |
2.1.13-1 |
20 |
75 |
100 |
125 |
150 |
180 |
300 |
550 |
900 |
1000 |
2000 |
|
B1 |
1.栅状遮栏至带电部分之间 2.交叉的不同时停电检修的无遮栏带电部分之间 |
2.1.13-1 2.1.13-2 |
800 |
825 |
850 |
875 |
900 |
930 |
1050 |
1300 |
1600 |
1700 |
2550 |
|
B2 |
网状遮栏至带电部分之间 |
2.1.13-1 2.1.13-2 |
100 |
175 |
200 |
225 |
250 |
280 |
400 |
650 |
950 |
1050 |
1900 |
|
C |
无遮栏裸导体至地(楼)面之间 |
2.1.13-1 |
2300 |
2375 |
2400 |
2425 |
2450 |
2480 |
2600 |
2850 |
3150 |
3250 |
4100 |
|
D |
平行的不同时停电检修的无遮栏裸导体之间 |
2.1.13-1 |
1875 |
1875 |
1900 |
1925 |
1950 |
1980 |
2100 |
2350 |
2650 |
2750 |
3600 |
|
E |
通向室外的出线套管至室外通道的路面 |
2.1.13-2 |
3650 |
4000 |
4000 |
4000 |
4000 |
4000 |
4000 |
4500 |
5000 |
5000 |
5500 |
注:①110J、220J系指中性点直接接地电网;
②网状遮栏至带电部分之间当为板状遮栏时,其B值可取A1+30mm;
③通向室外的出线套管至室外通道的路面,当出线套管外侧为室外配电装置时,其至室外地面的距离不应小于表2.1.13-2中所列室外部分之C值;
④海拔超过1000m时,A值应按图2.1.13-6修正;
⑤本表所列各值不适用于制造厂生产的成套配电装置。

图2.1.13-2 室内B1、E值校验
表2.1.13-2 室外配电装置的安全净距(mm)
|
符号 |
适 用 范 围 |
图号 |
额 定 电 压 (kV) |
|||||||||
|
0.4 |
1~10 |
15~20 |
35 |
60 |
110J |
110 |
220J |
330J |
500J |
|||
|
A1 |
1.带电部分至接地部分之间 2.网状遮栏向上延伸距地面2.5m处遮栏上方带电部分之间 |
2.1.13-3 2.1.13-4 2.1.13-5 |
75 |
200 |
300 |
400 |
650 |
900 |
1000 |
1800 |
2500 |
2800 |
|
A2
|
1.不同相的带电部分之间 2.断路器和隔离开关的断口两侧引线带电部分之间 |
2.1.13-3 |
75 |
200 |
300 |
400 |
650 |
1000 |
1100 |
2000 |
2800 |
4300 |
|
B1 |
1.设备运输时,其外廓至无遮栏带电部分之间 |
|
825 |
950 |
1050 |
1150 |
1400 |
1650 |
1750 |
2550 |
3250 |
4550 |
|
2.交叉的不同时停电检修的无遮栏带电部分之间 |
2.1.13-3
|
|||||||||||
|
3.栅状遮栏至绝缘体和带电部分之间 |
2.1.13-4
|
|||||||||||
|
4.带电作业时的带电部分至接地部分之间 |
2.1.13-5
|
|||||||||||
|
B2 |
网状遮栏至带电部分之间 |
2.1.13-4 |
175 |
300 |
400 |
500 |
750 |
1000 |
1100 |
1900 |
2600 |
3900 |
|
C |
1.无遮栏裸导体至地面之间 |
2.1.13-4 |
2500 |
2700 |
2800 |
2900 |
3100 |
3400 |
3500 |
4300 |
5000 |
7500 |
|
2.无遮栏裸导体至建筑物、构筑物顶部之间 |
2.1.13-5 |
|||||||||||
|
D |
1.平行的不同时停电检修的无遮栏带电部分之间 |
2.1.13-3 |
2000 |
2200 |
2300 |
2400 |
2600 |
2900 |
3000 |
3800 |
4500 |
5800 |
|
2.带电部分与建筑物、构筑物的边沿部分之间 |
2.1.13-4 |
|||||||||||
注:①110J、220J、330J、500J系指中性点直接接地电网;
②栅状遮栏至绝缘体和带电部分之间,对于220kV及以上电压,可按绝缘体电位的实际分布,采用相应的B值检验,此时允许栅状遮栏与绝缘体的距离小于B1值。当无给定的分布电位时,可按线性分布计算。500kV相间通道的安全净距,亦可用此原则;
③带电作业时的带电部分至接地部分之间(110J~500J),带电作业时,不同相或交叉的不同回路带电部分之间,其B1值可取A2+750mm;
④500kV的A1值,双分裂软导线至接地部分之间可取3500mm;
⑤海拔超过1000m时,A值应按图2.1.13-6进行修正;
⑥本表所列各值不适用于制造厂生产的成套配电装置。

图2.1.13-3 室外A1、A2、B1、D值校验

图2.1.13-4 室外A1、B1、B2、C、D值校验

图2.1.13-5 室外A2、B1、C值校验

图2.1.13-6 海拔大于1000m时,A值的修正
(A2值和室内A1、A2值可按本图之比例递增)
第二节 硬母线加工
第2.2.1条 母线应矫正平直,切断面应平整。
第2.2.2条 矩形母线的搭接连接,应符合表2.2.2的规定;当母线与设备接线端子连接时,应符合现行国家标准《变压器、高压电器和套管的接线端子》的要求。
表2.2.2 矩形母线搭接要求
|
搭接形式 |
类别 |
序号 |
连接尺寸(mm) |
钻孔要求 |
螺栓规格 |
|||
|
b1 |
b2 |
a |
φ(mm) |
个数 |
||||
|
|
直线连接 |
1 |
125 |
125 |
b1或b2 |
21 |
4 |
M20 |
|
2 |
100 |
100 |
b1或b2 |
17 |
4 |
M16 |
||
|
3 |
80 |
80 |
b1或b2 |
13 |
4 |
M12 |
||
|
4 |
63 |
63 |
b1或b2 |
11 |
4 |
M10 |
||
|
5 |
50 |
50 |
b1或b2 |
9 |
4 |
M8 |
||
|
6 |
45 |
45 |
b1或b2 |
9 |
4 |
M8 |
||
|
|
直线连接 |
7 |
40 |
40 |
80 |
13 |
2 |
M12 |
|
8 |
31.5 |
31.5 |
63 |
11 |
2 |
M10 |
||
|
9 |
25 |
25 |
50 |
9 |
2 |
M8 |
||
|
|
垂直连接 |
10 |
125 |
125 |
|
21 |
4 |
M20 |
|
11 |
125 |
100~80 |
|
17 |
4 |
M16 |
||
|
12 |
125 |
63 |
|
13 |
4 |
M12 |
||
|
13 |
100 |
100~80 |
|
17 |
4 |
M16 |
||
|
14 |
80 |
80~63 |
|
13 |
4 |
M12 |
||
|
15 |
63 |
63~50 |
|
11 |
4 |
M10 |
||
|
16 |
50 |
50 |
|
9 |
4 |
M8 |
||
|
17 |
45 |
45 |
|
9 |
4 |
M8 |
||
|
|
垂直连接 |
18 |
125 |
50~40 |
|
17 |
2 |
M16 |
|
19 |
100 |
63~40 |
|
17 |
2 |
M16 |
||
|
20 |
80 |
63~40 |
|
15 |
2 |
M14 |
||
|
21 |
63 |
50~40 |
|
13 |
2 |
M12 |
||
|
22 |
50 |
45~40 |
|
11 |
2 |
M10 |
||
|
23 |
63 |
31.5~25 |
|
11 |
2 |
M10 |
||
|
24 |
50 |
31.5~25 |
|
9 |
2 |
M8 |
||
|
|
垂直连接 |
25 |
125 |
31.5~25 |
60 |
11 |
2 |
M10 |
|
26 |
100 |
31.5~25 |
50 |
9 |
2 |
M8 |
||
|
27 |
80 |
31.5~25 |
50 |
9 |
2 |
M8 |
||
|
|
垂直连接 |
28 |
40 |
40~31.5 |
|
13 |
1 |
M12 |
|
29 |
40 |
25 |
|
11 |
1 |
M10 |
||
|
30 |
31.5 |
31.5~25 |
|
11 |
1 |
M10 |
||
|
31 |
25 |
22 |
|
9 |
1 |
M8 |
||
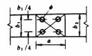
第2.2.3条 相同布置的主母线、分支母线、引下线及设备连接线应对称一致,横平竖直,整齐美观。

图2.2.5 硬母线的立弯与平弯
a—母线厚度;b—母线宽度;L—母线两支持点间的距离
第2.2.4条 矩形母线应进行冷弯,不得进行热弯。
第2.2.5条 母线弯制时应符合下列规定(图2.2.5):
一、母线开始弯曲处距最近绝缘子的母线支持夹板边缘不应大于0.25L,但不得小于50mm。
二、母线开始弯曲处距母线连接位置不应小于50mm。
三、矩形母线应减少直角弯曲,弯曲处不得有裂纹及显著的折皱,母线的最小弯曲半径应符合表2.2.5的规定。
四、多片母线的弯曲度应一致。
表2.2.5 母线最小弯曲半径(R)值
|
母线种类 |
弯曲方式 |
母线断面尺寸 (mm) |
最小弯曲半径(mm) |
||
|
铜 |
铝 |
钢 |
|||
|
矩形母线 |
平弯 |
50×5及其以下 125×10及其以下 |
2a 2a |
2a 2.5a |
2a 2a |
|
立弯 |
50×5及其以下 125×10及其以下 |
1b 1.5b |
1.5b 2b |
0.5b 1b |
|
|
棒形母线 |
|
直径为16及其以下 |
50 |
7 |
50 |
|
直径为30及其以下 |
150 |
150 |
150 |
||
第2.2.6条 矩形母线采用螺栓固定搭接时,连接处矩支柱绝缘子的支持夹板边缘不应小于50mm;上片母线端头与下片母线平弯开始处的距离不应小于 50mm(图2.2.6)。
第2.2.7条 母线扭转90°时,其扭转部分的长度应为母线宽度的2.5~5倍(图2.2.7)。

图2.2.6 矩形母线搭接
L—母线两支持点之间的距离

图2.2.7 母线扭转90°
b—母线的宽度
第2.2.8条 母线接头螺孔的直径宜大于螺栓直径1mm;钻孔应垂直、不歪斜,螺孔间中心距离的误差应为±0.5mm。
第2.2.9条 母线的接触面加工必须平整、无氧化膜。经加工后其截面减少值:铜母线不应超过原截面的3%;铝母线不应超过原截面的5%。
具有镀银层的母线搭接面,不得任意锉磨。
第2.2.10条 铝合金管母线的加工制作应符合下列要求:
一、切断的管口应平整,且与轴线垂直。
二、管子的坡口应用机械加工,坡口应光滑、均匀、无毛刺。
三、母线对接焊口距母线支持器夹板边缘距离不应小于50mm。
四、按制造长度供应的铝合金管,其弯曲度不应超过表2.2.10的规定。
表2.2.10 铝合金管允许弯曲度值
|
管子规格(mm) |
单位长度(m)内的弯度(mm) |
全长(L)内的弯度(mm) |
|
直径为150以下冷拔管 |
<2.0 |
<2.0×L |
|
直径为150以下热挤压管 |
<3.0 |
<3.0×L |
|
直径为150~250热挤压管 |
<4.0 |
<4.0×L |
注:L为管子的制造长度(m)。
第三节 硬母线安装
第2.3.1条 硬母线的连接应采用焊接、贯穿螺栓连接或夹板及夹持螺栓搭接;管形和棒形母线应用专用线夹连接,严禁用内螺纹管接头或锡焊连接。
第2.3.2条 母线与母线或母线与电器接线端子的螺栓搭接面的安装,应符合下列要求:
一、母线接触面加工后必须保持清洁,并涂以电力复合脂。
二、母线平置时,贯穿螺栓应由下往上穿,其余情况下,螺母应置于维护侧,螺栓长度宜露出螺母2~3扣。
三、贯穿螺栓连接的母线两外侧均应有平垫圈,相邻螺栓垫圈间应有3mm以上的净距,螺母侧应装有弹簧垫圈或锁紧螺母。
四、螺栓受力应均匀,不应使电器的接线端子受到额外应力。
五、母线的接触面应连接紧密,连接螺栓应用力矩扳手紧固,其紧固力矩值应符合表2.3.2的规定。
表2.3.2 钢制螺栓的紧固力矩值
|
螺栓规格(mm) |
力矩值(N·m) |
|
M8 |
8.8~10.8 |
|
M10 |
17.7~22.6 |
|
M12 |
31.4~39.2 |
|
M14 |
51.0~60.8 |
|
M16 |
78.5~98.1 |
|
M18 |
98.0~127.4 |
|
M20 |
156.9~196.2 |
|
M24 |
274.6~343.2 |
第2.3.3条 母线与螺杆形接线端子连接时,母线的孔径不应大于螺杆形接线端子直径1mm。丝扣的氧化膜必须刷净,螺母接触面必须平整,螺母与母线间应加铜质搪锡平垫圈,并应有锁紧螺母,但不得加弹簧垫。
第2.3.4条 母线在支柱绝缘子上固定时应符合下列要求:
一、母线固定金具与支柱绝缘子间的固定应平整牢固,不应使其所支持的母线受到额外应力。
二、交流母线的固定金具或其它支持金具不应成闭合磁路。
三、当母线平置时,母线支持夹板的上部压板应与母线保持1~1.5mm的间隙,当母线立置时,上部压板应与母线保持1.5~2mm的间隙。
四、母线在支柱绝缘子上的固定死点,每一段应设置一个,并宜位于全长或两母线伸缩节中点。
五、管形母线安装在滑动式支持器上时,支持器的轴座与管母线之间应有1~2mm的间隙。
六、母线固定装置应无棱角和毛刺。
第2.3.5条 多片矩形母线间,应保持不小于母线厚度的间隙;相邻的间隔垫边缘间距离应大于5mm。
第2.3.6条 母线伸缩节不得有裂纹、断股和折皱现象;其总截面不应小于母线截面的1.2倍。
第2.3.7条 终端或中间采用拉紧装置的车间低压母线的安装,当设计无规定时,应符合下列规定:
一、终端或中间拉紧固定支架宜装有调节螺栓的拉线,拉线的固定点应能承受拉线张力。
二、同一档距内,母线的各相弛度最大偏差应小于10%。
第2.3.8条 母线长度超过300~400m而需换位时,换位不应小于一个循环。槽形母线换位段处可用矩形母线连接,换位段内各相母线的弯曲程度应对称一致。
第2.3.9条 插接母线槽的安装,尚应符合下列要求:
一、悬挂式母线槽的吊钩应有调整螺栓,固定点间距离不得大于3m。
二、母线槽的端头应装封闭罩,引出线孔的盖子应完整。
三、各段母线槽的外壳的连接应是可拆的,外壳之间应有跨接线,并应接地可靠。
第2.3.10条 重型母线的安装尚应符合下列规定:
一、母线与设备连接处宜采用软连接,连接线的截面不应小于母线截面。
二、母线的紧固螺栓:铝母线宜用铝合金螺栓,铜母线宜用铜螺栓,紧固螺栓时应用力矩扳手。
三、在运行温度高的场所,母线不应有铜铝过渡接头。
四、母线在固定点的活动滚杆应无卡阻,部件的机械强度及绝缘电阻值应符合设计要求。
第2.3.11条 封闭母线的安装尚应符合下列规定:
一、支座必须安装牢固,母线应按分段图、相序、编号、方向和标志正确放置,每相外壳的纵向间隙应分配均匀。
二、母线与外壳间应同心,其误差不得超过5mm,段与段连接时,两相邻段母线及外壳应对准,连接后不应使母线及外壳受到机械应力。
三、封闭母线不得用裸钢丝绳起吊和绑扎,母线不得任意堆放和在地面上拖拉,外壳上不得进行其它作业,外壳内和绝缘子必须擦拭干净,外壳内不得有遗留 物。
四、橡胶伸缩套的连接头、穿墙处的连接法兰、外壳与底座之间、外壳各连接部位的螺栓应采用力矩扳手紧固,各接合面应密封良好。
五、外壳的相间短路板应位置正确,连接良好,相间支撑板应安装牢固,分段绝缘的外壳应作好绝缘措施。
六、母线焊接应在封闭母线各段全部就位并调整误差合格,绝缘子、盘形绝缘子和电流互感器经试验合格后进行。
七、呈微正压的封闭母线,在安装完毕后检查其密封性应良好。
第2.3.12条 铝合金管形母线的安装,尚应符合下列规定:
一、管形母线应采用多点吊装,不得伤及母线。
二、母线终端应有防晕装置,其表面应光滑、无毛刺或凹凸不平。
三、同相管段轴线应处于一个垂直面上,三相母线管段轴线应互相平行。
第四节 硬母线焊接
第2.4.1条 母线焊接所用的焊条、焊丝应符合现行国家标准;其表面应无氧化膜、水分和油污等杂物。
第2.4.2条 铝及铝合金的管形母线、槽形母线、封闭母线及重型母线应采用氩弧焊。
第2.4.3条 焊接前应将母线坡口两侧表面各50mm范围内清刷干净,不得有氧化膜、水分和油污;坡口加工面应无毛刺和飞边。
第2.4.4条 焊接前对口应平直,其弯折偏移不应大于0.2%(图2.4.4-1);中心线偏移不应大于0.5mm(图2.4.4-2)。

图2.4.4-1 对口允许弯折偏移

图2.4.4-2 对口中心线允许偏差
第2.4.5条 每个焊缝应一次焊完,除瞬间断弧外不得停焊,母线焊完未冷却前,不得移动或受力。
第2.4.6条 母线对接焊缝的上部应有2~4mm的加强高度;330kV及以上电压的硬母线焊缝应呈圆弧形,不应有毛刺、凹凸不平之处;引下线母线采用搭接焊时,焊缝的长度不应小于母线宽度的两倍;角焊缝的加强高度应为4mm。
第2.4.7条 铝及铝合金硬母线对焊时,焊口尺寸应符合表2.4.7的规定;管形母线的补强衬管的纵向轴线应位于焊口中央,衬管与管母线的间隙应小于0.5mm(图2.4.7)。
表2.4.7 对口焊焊口尺寸(mm)
|
母线类别 |
焊 口 形 式 |
母线厚度 a |
间 隙 c |
钝边厚度 b |
坡口角度 α(°) |
|
矩形母线 |
|
<5 |
<2 |
|
|
|
|
5 |
1~2 |
1.5 |
65~75 |
|
|
6.3~12.5 |
2~4 |
1.5~2 |
65~75 |
||
|
管形母线 |
|
3~6.3 |
1.5~2 |
1 |
60~65 |
|
6.3~10 |
2~3 |
1.5 |
60~75 |

图2.4.7 衬管位置图
L——衬管长度
第2.4.8条 母线对接焊缝的部位应符合下列规定:
一、离支持绝缘子母线夹板边缘不应小于50mm。
二、母线宜减少对接焊缝。
三、同相母线不同片上的对接焊缝,其错开位置不应小于50mm。
第2.4.9条 母线施焊前,焊工必须经过考试合格,并应符合下列要求:
一、考试用试样的焊接材料、接头型式、焊接位置、工艺等应与实际施工时相同。
二、在其所焊试样中,管形母线取二件,其它母线取一件,按下列项目进行检验,当其中有一项不合格时,应加倍取样重复试验,如仍不合格时,则认为考试不合格:
1.表面及断口检验:焊缝表面不应有凹陷、裂纹、未熔合、未焊透等缺陷;
2.焊缝应采用X光无损探伤,其质量检验应按有关标准的规定;
3.焊缝抗拉强度试验:铝及铝合金母线,其焊接接头的平均最小抗拉强度不得低于原材料的75%;
4.直流电阻测定:焊缝直流电阻应不大于同截面、同长度的原金属的电阻值。
第2.4.10条 母线焊接后的检验标准应符合下列要求:
一、焊接接头的对口、焊缝应符合本规范有关规定。
二、焊接接头表面应无肉眼可见的裂纹、凹陷、缺肉、未焊透、气孔、夹渣等缺陷。
三、咬边深度不得超过母线厚度(管形母线为壁厚)的10%,且其总长度不得超过焊缝总长度的20%。
第五节 软母线架设
第2.5.1条 软母线不得有扭结、松股、断股、其它明显的损伤或严重腐蚀等缺陷;扩径导线不得有明显凹陷和变形。
第2.5.2条 采用的金具除应有质量合格证外,尚应进行下列检查:
一、规格应相符,零件配套齐全。
二、表面应光滑,无裂纹、伤痕、砂眼、锈蚀、滑扣等缺陷,锌层不应剥落。
三、线夹船形压板与导线接触面应光滑平整,悬垂线夹的转动部分应灵活。
四、330kV及以上电压级用的金具表面必须光洁、无毛刺和凸凹不平之处。
第2.5.3条 软母线与金具的规格和间隙必须匹配,并应符合现行国家标准。
第2.5.4条 软母线与线夹连接应采用液压压接或螺栓连接。
第2.5.5条 软母线和组合导线在档距内不得有连接接头,并应采用专用线夹在跳线上连接;软母线经螺栓耐张线夹引至设备时不得切断,应成为一整体。
第2.5.6条 放线过程中,导线不得与地面摩擦,并应对导线严格检查。当导线有下列情况之一者,不得使用:
一、导线有扭结、断股和明显松股者。
二、同一截面处损伤面积超过导电部分总截面的5%。
第2.5.7条 新型导线应经试放,确定安装方法和制定措施后,方可全面施工。
第2.5.8条 切断导线时,端头应加绑扎;端面应整齐、无毛刺,并与线股轴线垂直。压接导线前需要切割铝线时,严禁伤及钢芯。
第2.5.9条 当软母线采用钢制各种螺栓型耐张线夹或悬垂线夹连接时,必须缠绕铝包带,其绕向应与外层铝股的旋向一致,两端露出线夹口不应超过10mm,且其端口应回到线夹内压住。
第2.5.10条 当软母线采用压接型线夹连接时,导线的端头伸入耐张线夹或设备线夹的长度应达到规定的长度。
第2.5.11条 软导线和各种连接线夹连接时,尚应符合下列规定:
一、导线及线夹接触面均应清除氧化膜,并用汽油或丙酮清洗,清洗长度不应少于连接长度的1.2倍,导电接触面应涂以电力复合脂。
二、软导线线夹与电器接线端子或硬母线连接时,应按本规范第2.2.2条和第2.3.2条的有关规定执行。
第2.5.12条 液压压接前应先进行试压,合格后方可进行施工压接。试件应符合下列规定:
一、耐张线夹,每种导线取试件两件。
二、设备线夹、T型线夹、跳线线夹每种导线取试件一件。
三、试压结果应符合规定。
第2.5.13条 采用液压压接导线时,应符合下列规定:
一、压接用的钢模必须与被压管配套,液压钳应与钢模匹配。
二、扩径导线与耐张线夹压接时,应用相应的衬料将扩径导线中心的空隙填满。
三、压接时必须保持线夹的正确位置,不得歪斜,相邻两模间重叠不应小于5mm。
四、接续管压接后,其弯曲度不宜大于接续管全长的2%。
五、压接后不应使接续管口附近导线有隆起和松股,接续管表面应光滑、无裂纹,330kV及以上电压的接续管应倒棱、去毛刺。
六、外露钢管的表面及压接管口应刷防锈漆。
七、压接后六角形对边尺寸应为0.866D,当有任何一个对边尺寸超过0.866D+0.2mm时应更换钢模(D为接续管外径)。
八、液压压接工艺应符合国家现行标准《架空送电线路导线及避雷线液压施工工艺规程》(试行)的有关规定。
第2.5.14条 螺栓连接线夹应用力矩扳手紧固。
第2.5.15条 使用滑轮放线或紧线时,滑轮的直径不应小于导线直径的16倍;滑轮应转动灵活;轮槽尺寸应与导线匹配。
第2.5.16条 母线弛度应符合设计要求,其允许误差为+5%、-2.5%,同一档距内三相母线的弛度应一致,相同布置的分支线,宜有同样的弯度和弛度。
第2.5.17条 扩径导线的弯曲度,不应小于导线外径的30倍。
第2.5.18条 线夹螺栓必须均匀拧紧,紧固U型螺丝时,应使两端均衡,不得歪斜;螺栓长度除可调金具外,宜露出螺母2~3扣。
第2.5.19条 母线跳线和引下线安装后,应呈似悬链状自然下垂;其与构架及线间的距离不得小于本规范表2.1.13-2的规定。
第2.5.20条 软母线与电器接线端子连接时,不应使电器接线端子受到超过允许的外加应力。
第2.5.21条 具有可调金具的母线,在导线安装调整完毕之后,必须将可调金具的调节螺母锁紧。
第2.5.22条 安装组合导线时,尚应符合下列规定:
一、组合导线的圆环、固定用线夹以及所使用的各种金具必须齐全,圆环及固定线夹在导线上的固定位置应符合设计要求,其距离误差不得超过±3%,安装应牢固,并与导线垂直。
二、载流导线与承重钢索组合后,其弛度应一致,导线与终端固定金具的连接应符合本章第三节中的有关规定。
第三章 绝缘子与穿墙套管
第3.0.1条 绝缘子与穿墙套管安装前应进行检查,瓷件、法兰应完整无裂纹,胶合处填料完整,结合牢固。
第3.0.2条 绝缘子与穿墙套管安装前应按现行国家标准《电气装置安装工程电气设备交接试验标准》的规定试验合格。
第3.0.3条 安装在同一平面或垂直面上的支柱绝缘子或穿墙套管的顶面,应位于同一平面上;其中心线位置应符合设计要求。
母线直线段的支柱绝缘子的安装中心线应在同一直线上。
第3.0.4条 支柱绝缘子和穿墙套管安装时,其底座或法兰盘不得埋入混凝土或抹灰层内。
支柱绝缘子叠装时,中心线应一致,固定应牢固,紧固件应齐全。
第3.0.5条 三角锥形组合支柱绝缘子的安装,除应符合本规范有关规定外,并应符合产品的技术要求。
第3.0.6条 无底座和顶帽的内胶装式的低压支柱绝缘子与金属固定件的接触面之间应垫以厚度不小于1.5mm的橡胶或石棉纸等缓冲垫圈。
第3.0.7条 悬式绝缘子串的安装应符合下列要求:
一、除设计原因外,悬式绝缘子串应与地面垂直,当受条件限制不能满足要求时,可有不超过5°的倾斜角。
二、多串绝缘子并联时,每串所受的张力应均匀。
三、绝缘子串组合时,联结金具的螺栓、销钉及锁紧销等必须符合现行国家标准,且应完整,其穿向应一致,耐张绝缘子串的碗口应向上,绝缘子串的球头挂环、碗头挂板及锁紧销等应互相匹配。
四、弹簧销应有足够弹性,闭口销必须分开,并不得有折断或裂纹,严禁用线材代替。
五、均压环、屏蔽环等保护金具应安装牢固,位置应正确。
六、绝缘子串吊装前应清擦干净。
第3.0.8条 穿墙套管的安装应符合下列要求:
一、安装穿墙套管的孔径应比嵌入部分大5mm以上,混凝土安装板的最大厚度不得超过50mm。
二、额定电流在1500A及以上的穿墙套管直接固定在钢板上时,套管周围不应成闭合磁路。
三、穿墙套管垂直安装时,法兰应向上,水平安装时,法兰应在外。
四、600A及以上母线穿墙套管端部的金属夹板(紧固件除外)应采用非磁性材料,其与母线之间应有金属相连,接触应稳固,金属夹板厚度不应小于3mm,当母线为两片及以上时,母线本身间应予固定。
五、充油套管水平安装时,其储油柜及取油样管路应无渗漏,油位指示清晰,注油和取样阀位置应装设于巡回监视侧,注入套管内的油必须合格。
六、套管接地端子及不用的电压抽取端子应可靠接地。
第四章 工程交接验收
第4.0.1条 在验收时,应进行下列检查:
一、金属构件加工、配制、螺栓连接、焊接等应符合国家现行标准的有关规 定。
二、所有螺栓、垫圈、闭口销、锁紧销、弹簧垫圈、锁紧螺母等应齐全、可 靠。
三、母线配制及安装架设应符合设计规定,且连接正确,螺栓紧固,接触可靠;相间及对地电气距离符合要求。
四、瓷件应完整、清洁;铁件和瓷件胶合处均应完整无损,充油套管应无渗油,油位应正常。
五、油漆应完好;相色正确;接地良好。
第4.0.2条 在验收时,应提交下列资料和文件:
一、设计变更部分的实际施工图。
二、设计变更的证明文件。
三、制造厂提供的产品说明书、试验记录、合格证件、安装图纸等技术文件。
四、安装技术记录。
五、电气试验记录。
六、备品备件清单。