电气装置安装工程电梯电气装置施工及验收规范
Code for construction and accepteance of elevators electric
equipment of electrical apparatus installation engineering
GB50182—93
主编部门:中华人民共和国能源部
批准部门:中华人民共和国建设部
施行日期:1994年2月1日
关于发布国家标准《电气装置安装工程电梯
电气装置施工及验收规范》的通知
根据国家计委计综〔1986〕2630号文和建设部〔1990〕建标技字第4号文的要求,由能源部电力建设研究所负责主编,会同有关单位共同修订编制的国家标准《电气装置安装工程 电梯电气装置施工及验收规范》,已经有关部门会审。现批准《电气装置安装工程 电梯电气装置施工及验收规范》GB50182—93为强制性国家标准,自1994年2月1日起施行。原国家标准《电气装置安装工程 施工及验收规范》第九篇电梯电气装置篇同时废止。
本规范由电力工业部管理,具体解释等工作由电力工业部电力建设研究所负责,出版发行由建设部标准定额研究所负责组织。
中华人民共和国建设部
1993年7月
中华人民共和国国家标准
UDC
电气装置安装工程 GB50182-93
电梯电气装置施工及验收规范
![]()
1 总 则
1.0.1 为保证电梯电气装置的安装质量,促进安装技术进步,确保电梯安全运行,制定本规范。
1.0.2 本规范适用于额定速度不大于2.5m/s、电力拖动的用绳轮曳引驱动的各类电梯电气装置安装工程的施工及验收。
1.0.3 电梯电气装置的安装应按已批准的设计进行施工。
1.0.4 设备和器材的运输、保管,应符合国家有关物资运输、保管的规定。当产品有特殊要求时,尚应符合产品的要求。
1.0.5 采用的设备及器材均应符合国家现行技术标准的规定,并应有合格证件。设备应有铭牌。
1.0.6 设备及器材到达现场后,应及时按下列要求验收检查:
1.0.6.1 包装及密封应完好;
1.0.6.2 开箱检查清点,规格应符合设计要求,附件、备件齐全,外观应完好;
1.0.6.3 下列文件应齐全:
(1)文件目录;
(2)装箱单;
(3)产品出厂合格证;
(4)电梯机房、井道和轿厢平面布置图;
(5)电梯使用、维护说明书;
(6)电梯电气原理图、符号说明及电气控制原理说明书;
(7)电梯电气接线图;
(8)电梯部件安装图;
(9)安装、调试说明书;
(10)备品、备件目录。
1.0.7 施工中的安全技术措施,应符合本规范和现行的有关安全技术标准及产品技术文件的规定。对重要工序,尚应事先制定安全技术措施。
1.0.8 与电梯电气装置有关的建筑物和构筑物的建筑工程质量,除应符合国家现行的建筑工程施工及验收规范中有关规定外,尚应符合现行国家标准《电梯主参数及轿厢、井道、机房的形式与尺寸》的有关规定。
1.0.9 电梯电气装置安装前,建筑工程应具备下列条件:
1.0.9.1 基本结束机房、井道的建筑施工,包括完成粉刷工作;
1.0.9.2 电梯机房的门窗应装配齐全;
1.0.9.3 预埋件及预留孔符合设计要求。
1.0.10 电梯的专用电气设备和继电器、选层器、随行电缆等附件更换时,必须符合原设计参数和技术性能的要求。
1.0.11 电气装置的附属构架、电线管、电线槽等非带电金属部分,均应涂防锈漆或镀锌。
1.0.12 电梯电气装置的安装及验收除按本规范的规定执行外,尚应符合国家现行的有关标准规范的规定。
2 电源及照明
2.0.1 电梯电源应专用,并应由建筑物配电间直接送至机房。
2.0.2 电梯电源的电压波动范围不应超过±7%。
2.0.3 机房照明电源应与电梯电源分开,并应在机房内靠近入口处设置照明开关。
2.0.4 电梯机房内应有足够的照明,其地面照度不应低于200lx(勒克斯)。
2.0.5 电梯主开关的安装应符合下列规定:
2.0.5.1 每台电梯均应设置能切断该电梯最大负荷电流的主开关;
2.0.5.2 主开关不应切断下列供电电路:
(1)轿厢照明、通风和报警;
(2)机房、隔层和井道照明;
(3)机房、轿顶和底坑电源插座。
2.0.5.3 主开关的位置应能从机房入口处方便、迅速地接近;
2.0.5.4 在同一机房安装多台电梯时,各台电梯主开关的操作机构应装设识别标志。
2.0.6 轿厢照明和通风电路的电源可由相应的主开关进线侧获得,并在相应的主开关近旁设置电源开关进行控制。
2.0.7 轿顶应装设照明装置,或设置以安全电压供电的电源插座。
2.0.8 轿顶检修用220V电源插座(2P+PE型)应装设明显标志。
2.0.9 井道照明应符合下列规定:
2.0.9.1 电源宜由机房照明回路获得,且应在机房内设置具有短路保护功能的开关进行控制;
2.0.9.2 照明灯具应固定在不影响电梯运行的井道壁上,其间距不应大于7m;
2.0.9.3 在井道的最高和最低点0.5m以内各装设一盏照明灯。
2.0.10 电气设备接地应符合下列规定:
2.0.10.1 所有电气设备的外露可导电部分均应可靠接地或接零;
2.0.10.2 电气设备保护线的连接应符合供电系统接地型式的设计要求;

图2.0.12 TN—C—S系统
1—电源接地极;2—外露可导电部分
2.0.10.3 在采用三相四线制供电的接零保护(即TN)系统中,严禁电梯电气设备单独接地。
2.0.11 电梯轿厢可利用随行电缆的钢芯或芯线作保护线。当采用电缆芯线作保护线时不得少于2根。
2.0.12 采用计算机控制的电梯,其“逻辑地”应按产品要求处理。当产品无要求时,可按下列方式之一进行处理:
2.0.12.1 接到供电系统的保护线(PE线)上。
当供电系统的保护线与中性线为合用时(TN—C系统),应在电梯电源进入机房后将保护线与中性线分开(TN—C—S系统,图2.0.12),该分离点(A点)的接地电阻值不应大于4Ω;
2.0.12.2 悬空“逻辑地”;
2.0.12.3 与单独的接地装置连接。该装置的对地电阻值不得大于4Ω。
3 配 线
3.0.1 电梯电气装置的配线,应使用额定电压不低于500V的铜芯绝缘导线。
3.0.2 机房和井道内的配线应使用电线管或电线槽保护,严禁使用可燃性材料制成的电线管或电线槽。铁制电线槽沿机房地面敷设时,其壁厚不得小于1.5mm。
不易受机械损伤的分支线路可使用软管保护,但长度不应超过2m。
3.0.3 轿顶配线应走向合理,防护可靠。
3.0.4 电线管、电线槽、电缆架等与可移动的轿厢、钢绳等的距离:机房内不应小于50mm;井道内不应小于20mm。
3.0.5 电线管安装应符合下列规定:
3.0.5.1 电线管应用卡子固定,固定点间距均匀,且不应大于3m;
3.0.5.2 与电线槽连接处应用锁紧螺母锁紧,管口应装设护口;
3.0.5.3 安装后应横平竖直,其水平和垂直偏差应符合下列要求:
(1)机房内不应大于2‰;
(2)井道内不应大于5‰,全长不应大于50mm;
3.0.5.4 暗敷时,保护层厚度不应小于15mm;
3.0.6 电线槽安装应符合下列规定:
3.0.6.1 安装牢固,每根电线槽固定点不应少于2点。并列安装时,应使槽盖便于开启;
3.0.6.2 安装后应横平竖直,接口严密,槽盖齐全、平整、无翘角;其水平和垂直偏差应符合下列要求:
(1)机房内不应大于2‰;
(2)井道内不应大于5‰,全长不应大于50mm;
3.0.6.3 出线口应无毛刺,位置正确。
3.0.7 金属软管安装应符合下列规定:
3.0.7.1 无机械损伤和松散,与箱、盒、设备连接处应使用专用接头;
3.0.7.2 安装应平直,固定点均匀,间距不应大于1m,端头固定应牢固。
3.0.8 电线管、电线槽均应可靠接地或接零,但电线槽不得作保护线使用。
3.0.9 接线箱、盒的安装应平正、牢固、不变形,其位置应符合设计要求。当无设计规定时,中线箱应安装在电梯正常提升高度的1/2加高1.7m处的井道壁上。
3.0.10 导线(电缆)的敷设应符合下列规定:
3.0.10.1 动力线和控制线应隔离敷设。有抗干扰要求的线路应符合产品要求;

图3.0.11-1 井道内随行电缆绑扎
1—井道壁;2—随行电缆;3—电缆架钢管

图3.0.11-2 轿底随行电缆绑扎
1—轿底电缆架;2—电梯底梁;3—随行电缆;
4—电缆架钢管
3.0.10.2 配线应绑扎整齐,并有清晰的接线编号。保护线端子和电压为220V及以上的端子应有明显的标记;
3.0.10.3 接地保护线宜采用黄绿相间的绝缘导线;
3.0.10.4 电线槽弯曲部分的导线、电缆受力处,应加绝缘衬垫,垂直部分应可靠固定;
3.0.10.5 敷设于电线管内的导线总截面积不应超过电线管内截面积的40%,敷设于电线槽内的导线总截面积不应超过电线槽内截面积的60%;
3.0.10.6 线槽配线时,应减少中间接头。中间接头宜采用冷压端子,端子的规格应与导线匹配,压接可靠,绝缘处理良好;
3.0.10.7 配线应留有备用线,其长度应与箱、盒内最长的导线相同。

图3.0.11-3 扁平随行电缆安装
1—轿厢底梁;2—井道壁;3—机房地板;
4—扁平电缆;5—楔形插座
3.0.11 随行电缆的安装应符合下列规定:
3.0.11.1 当设中线箱时,随行电缆架应安装在电梯正常提升高度的1/2加高1.5m处的井道壁上;
3.0.11.2 随行电缆安装前,必须预先自由悬吊,消除扭曲;
3.0.11.3 随行电缆的敷设长度应使轿厢缓冲器完全压缩后略有余量,但不得拖地。多根并列时,长度应一致;
3.0.11.4 随行电缆两端以及不运动部分应可靠固定;
3.0.11.5 圆型随行电缆应绑扎固定在轿底和井道电缆架上,绑扎长度应为30~70mm。绑扎处应离开电缆架钢管100~150mm(图3.0.11-1、图3.0.11-2);
3.0.11.6 扁平型随行电缆可重叠安装,重叠根数不宜超过3根,每两根间应保持30~50mm的活动间距。扁平型电缆的固定应使用楔形插座或卡子(图3.0.11—3)。
3.0.12 随行电缆在运动中有可能与井道内其它部件挂、碰时,必须采取防护措施。
3.0.13 圆型随行电缆的芯数不宜超过40芯。
4 电气设备安装
4.0.1 配电柜(屏、箱)、控制柜(屏、箱)的安装应布局合理,固定牢固,其垂直偏差不应大于1.5‰。当设计无要求时,安装位置应符合下列规定:
4.0.1.1 屏、柜应尽量远离门、窗,其与门、窗正面的距离不应小于600mm;
4.0.1.2 屏、柜的维修侧与墙壁的距离不应小于600mm;其封闭侧宜不小于50mm;
4.0.1.3 双面维修的屏、柜成排安装时,当宽度超过5m时,两端均应留有出入通道,通道宽度不应小于600mm;
4.0.1.4 屏、柜与机械设备的距离不应小于500mm。
4.0.2 机房内配电柜(屏)、控制柜(屏)应用螺栓固定于型钢或混凝土基础上,基础应高出地面50~100mm。
4.0.3 机械选层器的安装应符合下列规定:
4.0.3.1 位置合理,便于维修检查;
4.0.3.2 固定牢固,其垂直偏差不应大于1‰;
4.0.3.3 应按机械速比和楼层高度比检查调整动、静触头位置,使之与电梯运行、停层的位置一致;
4.0.3.4 换速触头的提前量应按电梯减速时间和平层距离调节;
4.0.3.5 触头动作和接触应可靠,接触后应留有压缩余量。
4.0.4 井道和轿顶传感器(感应器)的安装应符合下列规定:
4.0.4.1 安装位置应符合图纸要求,配合间隙按产品说明进行调整;
4.0.4.2 支架应用螺栓固定,不得焊接;
4.0.4.3 应能上下、左右调整,调整后必须可靠锁紧,不得松动;
4.0.4.4 安装后应紧固、垂直、平整,其偏差不宜大于1mm。
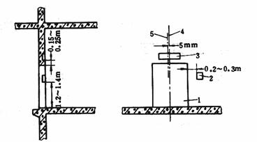
4.0.5 层门(厅门)召唤盒、指示灯盒及开关盒的安装应符合下列规定:

图4.0.5-1 单梯层门装置位置
1—层门(厅门);2—召唤盒;3—层门指示灯盒;
4—层门中心线;5—指示灯盒中心线
4.0.5.1 盒体应平正、牢固、不变形;埋入墙内的盒口不应突出装饰面;
4.0.5.2 面板安装后应与墙面贴实,不得有明显的凹凸变形和歪斜;
4.0.5.3 安装位置当无设计规定时,应符合下列规定(图4.0.5-1、图4.0.5-2):
(1)层门指示灯盒应装在层门口以上0.15~0.25m的层门中心处。指示灯在召唤盒内的除外;
(2)层门指示灯盒安装后,其中心线与层门中心线的偏差不应大于5mm;
(3)召唤盒应装在层门右侧距地1.2~1.4m的墙壁上,且盒边与层门边的距离应为0.2~0.3m;
(4)并联、群控电梯的召唤盒应装在两台电梯的中间位置;
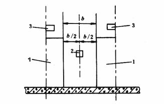
4.0.5.4 在同一候梯厅有2台及以上电梯并列或相对安装时,各层门对应装置的对应位置应一致,并应符合下列规定(图4.0.5-3、图4.0.5-4):

图4.0.5-2 并联、群控电梯召唤盒
1—层门(厅门);2—召唤盒;3—层门指示灯盒

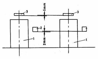
图4.0.5-3 并列梯层门装置相应位置偏差
1—层门(厅门);2—召唤盒;3—层门指示灯盒
(1)并列梯各层门指示灯盒的高度偏差不应大于5mm;
(2)并列梯各召唤盒的高度偏差不应大于2mm;
(3)各召唤盒距层门边的距离偏差不应大于10mm;

图4.0.5-4 同一候梯厅层门装置对应高差
1—层门指示灯盒;2—召唤盒
(4)相对安装的电梯,各层门指示灯盒的高度偏差和各召唤盒的高度偏差均不应大于5mm。
4.0.6 具有消防功能的电梯,必须在基站或撤离层设置消防开关。消防开关盒宜装于召唤盒的上方,其底边距地面的高度宜为1.6~1.7m。
4.0.7 层门闭锁装置应采用机械—电气联锁装置,其电气触点必须有足够的断开能力,并能使其在触点熔接的情况下可靠断开。
4.0.8 层门闭锁装置的安装应符合下列规定:
4.0.8.1 固定可靠,驱动机构动作灵活,且与轿门的开锁元件有良好的配合;
4.0.8.2 层门关闭后,锁紧元件应可靠锁紧,其最小啮合长度不应小于7mm;
4.0.8.3 层门锁的电气触点接通时,层门必须可靠地锁紧在关闭位置上;
4.0.8.4 层门闭锁装置安装后,不得有影响安全运行的磨损、变形和断裂。
5 安全保护装置
5.0.1 电梯的各种安全保护开关必须可靠固定,不得采用焊接固定;安装后不得因电梯正常运行时的碰撞和钢绳、钢带、皮带的正常摆动使开关产生位移、损坏和误动作。
5.0.2 与机械相配合的各安全保护开关,在下列情况时应可靠断开,使电梯不能起动或立即停止运行:
5.0.2.1 选层器钢带(钢绳、链条)张紧轮下落大于50mm时;
5.0.2.2 限速器配重轮下落大于50mm时;
5.0.2.3 限速器速度接近其动作速度的95%时。对额定速度1m/s及以下电梯最迟可在限速器达到其动作速度时;
5.0.2.4 安全钳拉杆动作时;
5.0.2.5 任一曳引绳断开时;
5.0.2.6 电梯载重量超过额定载重量的10%时;
5.0.2.7 任一厅、轿门未关闭或未锁紧时;
5.0.2.8 安全窗开启时;
5.0.2.9 液压缓冲器被压缩时。
5.0.3 电气系统中的安全保护装置应进行下列检查:
5.0.3.1 错相、断相、欠电压、过电流、弱磁、超速、分速度等保护装置应按产品要求检验调整;
5.0.3.2 开、关门和运行方向接触器的机械或电气联锁应动作灵活可靠;
5.0.3.3 急停、检修、程序转换等按钮和开关,动作应灵活可靠。
5.0.4 极限、限位、缓速开关碰轮和碰铁的安装应符合下列规定:
5.0.4.1 碰铁应无扭曲变形,开关碰轮动作灵活;
5.0.4.2 碰铁安装应垂直,允许偏差为1‰,全长不应大于3mm。碰铁斜面除外;
5.0.4.3 开关、碰铁应安装牢固。在开关动作区间,碰轮与碰铁应可靠接触,碰轮边距碰铁边不应小于5mm;
5.0.4.4 碰轮与碰铁接触后,开关接点应可靠断开,碰轮沿碰铁全长移动不应有卡阻,且碰轮应略有压缩余量;
5.0.4.5 强迫缓速开关的安装位置应按产品设计要求安装。
5.0.5 极限和限位开关的安装位置应符合设计要求,当设计无要求时,碰铁应在轿厢地槛超越上、下端站地槛50~200mm范围内。接触碰轮,使开关迅速断开,且在缓冲器被压缩期间开关始终保持断开状态。
5.0.6 交流电梯极限开关的安装应符合下列规定:
5.0.6.1 钢绳应横平竖直,导向轮不应超过2个。轮槽应对成一条直线,且转动灵活。导向轮架加装延长杆时,延长杆应有足够的强度;
5.0.6.2 上、下极限碰轮应与牵动钢绳可靠固定;
5.0.6.3 牵动钢绳应沿开关断开方向在闸轮上复绕不少于2圈,且不得重叠;
5.0.6.4 安装后应连续试验5次,均应动作灵活可靠。
5.0.7 轿厢自动门的安全触板安装后应灵活可靠,其动作的碰撞力不应大于5N。光电及其它形式的防护装置功能必须可靠。
6 调整试车和工程交接验收
6.0.1 试运转前应按下列要求进行检查:
6.0.1.1 机房温度应保持在5~40℃之间,在25℃时环境相对湿度不应大于85%;
6.0.1.2 机械和电气设备的安装,应具备调整试车条件;
6.0.1.3 电气设备外露导电部分的保护线连接应符合本规范2.0.10条的规定;
6.0.1.4 电气接线应正确,连接可靠,标志清晰;
6.0.1.5 曳引电动机过电流、短路等保护装置的整定值应符合设计要求;
6.0.1.6 继电器、接触器动作应正确可靠,接点接触应良好;
6.0.1.7 电气设备导体间及导体与地间的绝缘电阻值应符合下列规定:
(1)动力设备和安全装置电路不应小于0.5MΩ;
(2)低电压控制回路不应小于0.25MΩ。
6.0.2 电气安全保护装置的安装与调整应符合本规范的规定。
6.0.3 检修速度调试运行应符合下列规定:
6.0.3.1 制动器的调整应符合下列要求:
(1)制动力和动作行程应按设备的要求调整;
(2)制动器闸瓦在制动时应与制动轮接触严密。松闸时与制动轮应无摩擦,且间隙的平均值不应大于0.7mm;
6.0.3.2 全程点动运行应无卡阻,各安全间隙应符合要求;
6.0.3.3 检修速度不应大于0.63m/s;
6.0.3.4 自动门运行应平稳、无撞击。
6.0.4 平衡系数应调整为40%~50%。
6.0.5 额定速度调试运行应符合下列要求:
6.0.5.1 轿厢内置入平衡负载,单层、多层上下运行,反复调整,升至额定速度,起动、运行、减速应舒适可靠,平层准确;
6.0.5.2 在工频下,曳引电动机接入额定电压时,轿厢半载向下运行至行程中部时的速度应接近额定速度,且不应超过额定速度的5%。加速段和减速段除外。
6.0.6 运转试验应符合下列要求:
6.0.6.1 运转功能应符合设计要求,指令、召唤、选层定向、程序转换、起动运行、截车、减速、平层等装置功能正确可靠,声光信号显示清晰正确;
6.0.6.2 调整上、下端站的换速、限位和极限开关,使其位置正确,功能可靠;
6.0.6.3 空载、半载和满载试验应符合下列要求:
(1)在通电持续率为40%的情况下,往返升降各2h;
(2)电梯运行应无故障,起动应无明显的冲击,停层应准确平稳;
(3)制动器动作应可靠;
(4)制动器线圈温升不应超过60℃;减速机油的温升不应超过60℃,且温度不得超过85℃。
6.0.7 超载试验应符合下列要求:
6.0.7.1 应在轿厢内置入110%的额定负载,在通电持续率为40%的情况下,往返运行0.5h;
6.0.7.2 电梯应安全可靠地起动、运行;
6.0.7.3 减速机、曳引电动机应工作正常,制动器动作应可靠。
6.0.8 平层准确度应符合表6.0.8的规定。
表6.0.8 平层准确度
|
电梯类别 |
额定速度 (m/s) |
平层准确度 (mm) |
|
交流双速 |
≤0.63 |
±15 |
|
交流双速 |
≤1.00 |
±30 |
|
交直流调速 |
<2.00 |
±15 |
|
交直流调速 |
≤2.50 |
±10 |
6.0.9 技术性能测试应符合下列规定:
6.0.9.1 电梯的加速度和减速度的最大值不应超过1.5m/s2。额定速度大于1m/s、小于2m/s的电梯,平均加速度和平均减速度不应小于0.5m/s2。额定速度大于2m/s的电梯,平均加速度和平均减速度不应小于0.7m/s2;
6.0.9.2 乘客、病床电梯在运行中,水平方向的振动加速度不应大于0.15m/s2,垂直方向的振动加速度不应大于0.25m/s2;
6.0.9.3 乘客、病床电梯在运行中的总噪声应符合下列规定:
(1)机房噪声不应大于80dB;
(2)轿厢内噪声不应大于55dB;
(3)开关门过程中噪声不应大于65dB。
6.0.10 在交接验收时,应提交下列资料和文件:
(1)电梯类别、型号、驱动控制方式、技术参数和安装地点;
(2)制造厂提供的随机文件和图纸;
(3)变更设计的实际施工图及变更证明文件;
(4)安全保护装置的检查记录;
(5)电梯检查及电梯运行参数记录。
附录A 本规范用词说明
A.0.1 为便于在执行本规范条文时区别对待,对要求严格程度不同的用词说明如下:
(1)表示很严格,非这样做不可的:
正面词采用“必须”;
反面词采用“严禁”。
(2)表示严格,在正常情况下均应这样做的:
正面词采用“应”;
反面词采用“不应”或“不得”。
(3)表示允许稍有选择,在条件许可时首先应这样做的:
正面词采用“宜”或“可”;
反面词采用“不宜”。
A.0.2 条文中指定应按其它有关标准、规范执行时,写法为“应符合……的规定”或“应按……执行”。
附加说明
本规范主编单位、参加单位和主要起草人名单
主编单位:电力工业部电力建设研究所
参加单位:北京市设备安装工程公司
陕西省设备安装工程公司
天津市机电设备安装公司
主要起草人:吴天惠 肖本 陈松龄 鲍树同 蒋丽 马长瀛
中华人民共和国国家标准
电气装置安装工程
电梯电气装置施工及验收规范
GB 50182-93
条 文 说 明
修 订 说 明
本规范是根据国家计委计综〔1986〕2630号文和建设部〔1990〕建标技字第4号文的要求,由能源部负责主编,具体由能源部电力建设研究所会同有关单位共同编制而成。
在修订过程中,规范组进行了广泛的调查研究,认真总结了原规范执行以来的经验,广泛征求了全国有关单位的意见,最后由我部会同有关部门审查定稿。
本规范共分六章。这次修订的主要内容有:规范的适用范围有所扩大;增加了“电梯电源及照明”一章内容;对接零、接地问题,经广泛征求意见,取得了较为明确统一的认识,并在规范中作了规定;补充了地面线槽敷设及层门装置安装的要求;对调整试车作了一些规范化的规定;其它有关条文的部分修改和补充。
本规范执行过程中,如发现有欠妥之处,请将意见和有关资料寄送电力工业部电力建设研究所(北京良乡,邮政编码:102401),以便今后修订时参考。
电力工业部
1993年7月
1 总 则
1.0.1 阐明制定本规范的宗旨是为了使电梯电气装置顺利地进行施工和验收工作。
1.0.2 该条规定了本规范的适用范围,与国家标准《电梯技术条件》、《电梯制造与安装安全规范》的规定是一致的。
条文中曳引驱动意为:靠曳引绳与曳引轮之间的摩擦力驱动的电梯。
1.0.3 按设计进行施工是现场施工的基本要求。
条文中“已批准的设计”意指:设计是由政府主管部门认可、批准的单位或部门负责设计;具体的设计要有必要的会签、审批手续;施工中需要变更时,设计部门应按技术经济政策和现场实际情况进行修改,并有设计变更通知。
1.0.4 本规范适用于一般通用设备及器材的运输和保管。当制造厂根据个别设备等方面的特点,在运输保管上有特殊要求时,则应符合其特殊要求。
1.0.5 凡不符合国家现行技术标准,没有合格证件的设备及器材,质量无保证,均不得在工程中使用;要特别注意一些粗制滥造的次劣产品,虽有合格证件,但实际上是不合格产品,故应加强质量验收。
1.0.6 事先作好检验工作,为顺利施工提供条件。首先应检查包装及密封,包装及密封应良好,对有防潮要求的包装应及时检查,发现问题,采取措施。由于电梯是散装出厂、在现场进行组装的机电合一的大型设备,因此,在安装前必须进行认真的检查、清点和验收。所以,本条对必要的检查项目作了规定,以保证安装施工的顺利进行。
关于第三款中规定的技术资料均是保证电梯安装、调试、运行所必需的基本资料。但是,目前有些厂家出于某种原因,不能提供完整的电气原理图和调试说明书,给安装施工和使用维修带来很多不便,对此,安装行业和用户反应强烈。因此,本次修订参照《电梯技术条件》的要求规定此款。鉴于我国绝大部分电梯的安装施工和维修均由社会力量承担的现状,提供完整的技术资料就显得更为重要。对电气原理图和调试说明书的深度的要求是,必须能够保证安装施工和维修工作正常顺利地进行。
1.0.7 本规范内容是以施工质量标准和工艺要求为主,有关安全问题,应遵守国家现行的安全技术标准的规定。同时对一些重要的施工工序,因各施工现场的情况不同,现有的安全技术标准不一定能够适应每个现场的实际,故需要根据施工现场的具体情况制定切实可行的安全技术措施,以确保设备及人身的安全。
1.0.8 《电梯主参数及轿厢、井道、机房的形式与尺寸》是目前我国电梯井道、机房设计的依据。为保证电梯的顺利施工与安全运行,建筑物的土建工程质量也应符合其要求。
1.0.9 为了加强管理,对建筑工程做了一些具体的要求,以提高质量,避免损失,协调建筑与安装的关系。
1.0.10 由于电梯运行的安全至为重要,为保证电气元件的可靠性,防止发生事故,故作此规定。
1.0.11 为延长年限,防止锈蚀,以利拆卸,故作此规定。
1.0.12 本条中尚应符合的现行国家标准主要指的是以下几个:
(1)《电梯技术条件》GB 10058—88;
(2)《电梯制造与安装安全规范》GB 7588—87;
(3)《电梯试验方法》GB 10059—88;
(4)《电梯主参数及轿厢、井道、机房的形式与尺寸》GB 7025—86;
(5)《机械设备安装工程施工及验收规范》TJ 231(四)—78第四册第二篇。
2 电源及照明
2.0.1 考虑到电梯是直接载人的垂直运输设备,又起动频繁,为避免其它用电设备的干扰,保证电梯安全运行,所以本条规定强调了“电梯电源专用”,即由建筑物配电间设专线直接送至机房。
2.0.2 该条规定是根据《电梯技术条件》第3.2d的要求提出的。近年来,交流调速电梯在我国有了很大的发展,该类电梯对供电质量的要求较高,在施工中必须给以足够的重视,尤其是使用临时电源时(在正式交付使用前,采用临时供电的情况居多),必须保证电源质量,否则,应采取相应措施,以避免发生事故。
2.0.3 机房照明本应属于建筑物照明,自然应与电梯电源分开,但又为电梯的巡视、检查和维修提供必要的条件,所以在这里予以重申和强调。
2.0.4 为满足电梯机房检修工作的需要,依据《工业企业照明设计标准》和《电梯制造与安装安全规范》(以下简称《安全规范》)第6.3.6条的要求规定了电梯机房照明的最低照度(地面)为200lx。
2.0.5 该条是根据《安全规范》第13.4.1条和13.4.2条的要求编写的。
2.0.6 考虑到在电梯掉闸故障时,轿厢的照明和通风仍需维持一段时间,以便为乘客提供必要的环境条件,消除紧张情绪,减少事故,所以根据《安全规范》第13.6.1条的要求规定了此条。
2.0.7 该条是根据《安全规范》第13.6.2条的要求编写的。为保障检修人员的安全,规定使用安全电压。
2.0.8 该条提出的220V电源插座是供轿顶检修作业时,接手持电动工具用的,为保证安全,便于识别,规定了该插座应有明显标志。
2.0.9 该条是根据《安全规范》第5.9节和第13.6.1条的有关要求提出的。在执行中应把“井道照明”视为正式的照明工程进行施工,国家关于照明的有关规定对此仍然适用。为了尽量减少对电梯动力电源的影响,本条又规定了:电梯井道照明电源宜由机房照明回路获得。
2.0.10 在一个供电系统中不允许采用两种保护方式,这在我国的各种技术文件和教科书中是一致的,并为广大的设计人员和工程施工人员所熟知。但是,近年来随着我国电梯行业的迅速发展,出现了不少新的安装队伍。同时又由于计算机技术在电梯控制上的应用,个别产品提出单独做接地装置的要求,这样以来,有的施工人员错误地把计算机“逻辑地”需要的接地装置当作电气设备的接地保护,此情况在1988年北京地区电梯安装质量大检查中就曾有发现,这是很危险的。在修订组的调研中,全国各地的同行对此问题反映强烈。因此,为保证安全,统一施工,增加了本条规定。
在具体的施工中,应采用哪种型式,是由设计单位根据国家的经济技术政策和工程的具体特点确定的,而不能由施工人员任意更改,那种“某设备是TT制”、“某设备是TN制”的说法是不正确的。
为了进一步澄清行业内在接地问题上的混乱认识,结合国际电工委员会IEC标准《建筑物电气装置》TC64(364—3)的有关规定,将目前我国低压供电系统中,电气设备保护线的几种连接方式简介如下:
(1)TN—S系统。在整个系统中,中性线与保护线是分开的。
该系统在正常工作时,保护线上不呈现电源,因此设备的外露可导电部分也不呈现对地电压,比较安全,并有较强的电磁适应性,适用于数据处理、精密检测装置等供电系统,目前在我国的高级民用建筑和新建医院已普遍采用。见图1。

图1 TN—S系统
(2)TN—C系统。在整个系统中,中性线与保护线是合用的。
当三相负荷不平衡或只有单相负荷时,PEN线上有电流,如选用适当的开关保护装置和足够的导电截面,也能达到安全要求,且省材料,目前在我国应用最广。见图2。

图2 TN—C系统
(3)TN—C—S系统。在整个系统中,有部分中性线与保护线是分开的。
这种系统兼有TN—C系统的价格较便宜和TN—S系统的比较安全且电磁适应性比较强的特点,常用于线路末端环境较差的场所或有数据处理等设备的供电系统。见图3。

图3 TN—C—S系统
(4)TT系统。电气装置的外露可导电部分单独接至电气上与电力系统的接地点无关的接地极。
该系统中,由于各自的PE线互不相关,因此电磁适应性比较好。但故障电流值往往很小,不足以使数千瓦的用电设备的保护装置断开电源,为保护人身安全必须采用残余电流开关作为线路及用电设备的保护装置,否则只适用于供给小负荷系统。见图4。

图4 TT系统
(5)IT系统。电源部分与大地不直接连接,电气装置的外露可导电部分直接接地。
该系统多用于煤矿及厂用电等希望尽量少停电的系统。见图5。

图5 IT系统
2.0.11 由于这次修订增加了本章内容,考虑规范在章节内容上的协调,把该项规定由原规范的总则部分移入本章。同时,为统一术语,把原规范条文中的“电梯电缆”改为“随行电缆”,把“通过……芯线接地”改为“利用芯线作保护线”。
2.0.12 近年来,我国电梯市场上,采用计算机(包括PC机)控制的产品越来越多,不同产品对计算机部分的抗噪防护要求不一,使安装施工无所遵循,甚至出现了违反低压电气设备安全保护规定的现象。为统一施工,故规定了此条。
关于计算机控制的电梯,应当把计算机看作是整台电梯的一个组成部分,就像其它机械设备具有电气控制部分一样。由于计算机电源均采用隔离变压器供电,接口部分也都有隔离措施和相应的抗噪声处理,其工作部分与外部设备没有直接的电气连接,所以其“逻辑地”在一般情况下可通过专用的接地母排接到系统的保护线(PE线)上,也可以悬空。当产品的抗噪声性能较差,而环境的噪声干扰又较强,“悬空”和接保护线均不能保证正常工作时,可考虑把计算机的“逻辑地”与单独的接地装置连接。需提出注意的是,为计算机单独提供的接地装置不能作为设备的接地保护使用。
3 配 线
3.0.1 目前,国产电梯的电气线路中电压等级较多,但未超过380V,考虑安全因素,采用额定电压值不低于500V的铜芯绝缘导线是合适的。
本规定仅用于电梯电气装置本身,不包括电梯的供电电源。
3.0.2 本条规定了电梯配线本身一定要有可靠防护。
据调研反映,目前,在电梯机房配线施工中,越来越多的人将电梯厂配套供应的电线槽直接敷设于机房地面,这样做虽然便于施工和维修,但是,由于我国多数厂家提供的电线槽强度不够(只适用于井道配线),用于机房地面对导线的防护不利。因此,本条在保留原规范规定的基础上增加了地面用电线槽的具体要求,使导线有可靠的防护。同时,增加此项规定也希望能够引起各生产厂家的重视。
3.0.3 鉴于部分产品对轿顶配线无具体设计,需施工人员现场考虑布置,为便于施工安全和检修,故规定此条。
3.0.4 本条规定了运动部件与固定装置的最小安全距离。此点,在安装井道内各固定部件时,必须事先予以考虑,确保电梯运行安全。
本条规定的20mm安全距离不适用于井道、轿厢传感器和开关门装置的运行配合间隙。
3.0.5 本条为电梯线管敷设的一般性规定。关于第三款中规定的“水平和垂直偏差”比《电气装置安装工程 施工及验收规范》配线工程篇电线管明配的要求低,这是根据电梯工程的具体情况决定的。
3.0.6 本条是电线槽安装的一般性规定。这次修订删去了目前已不使用的“底脚压板”的施工要求,并把原条文的内容调整合并为三款。安装时应注意加强运输保管中的防护,避免变形过大。如产生变形,应在安装前进行调整,以保证安装质量。
3.0.7 根据目前电梯安装施工中使用金属软管的实际情况,把原条文的五款规定合并为两款,是金属软管安装的一般性规定。关于接头的处理,施工中应给以足够重视,使其真正起到保护作用。
3.0.8 我国对电线槽是否可用作保护线没有具体规定,为保证接地可靠,故增加此条。
3.0.9 根据调研的意见,结合电梯安装工程的实际情况,本条只保留了属于配线工程的接线箱、盒安装的一般要求。原规范条文中关于层门装置中的箱、盒部分划入本规范第4章“电气设备安装”,使章、节划分更为协调。
3.0.10 本条是由原规范第2.0.4条和第2.0.10条经删改合并而成。为保证施工和维修的安全,增加了“220V及以上的端子应有明显标记”的规定。考虑到TN—S系统接地型式的特点,故要求保护线端子也应加标记。
为与国际标准协调,以利于识别,对保护线的颜色也做了规定。
本条关于中间接头的规定,只适用于线槽配线。如采用热缩塑料管处理接头绝缘时,要特别注意加热的时间和距离,不能有烤焦现象,以保证接头的绝缘强度。
另据用户反应,有的电梯使用不久,甚至交工时线号就模糊不清,给维修检查造成困难。所以,本条规定:配线时,两端应有清晰的接线编号。对此应在施工及验收中给以高度重视。
3.0.11 本条在保留原规范对随行电缆安装要求的基础上,又参考国内部分电梯厂的有关资料,补充了扁平型随行电缆安装的一般要求。
3.0.12 本条为一般提示性规定。
3.0.13 根据随行电缆在电梯运行中处于反复弯曲、拉伸的具体情况,本条对圆型电缆的芯数提出了限制。
4 电气设备安装
4.0.1 在电梯安装中,由于机房面积和结构型式差别较大,设计往往只给出布置示意图,配电屏、柜的具体位置需安装时依据实际情况决定,为维修、巡视的安全方便,故作此规定。
4.0.2 本条是根据《电气装置安装工程 盘、柜及二次回路接线施工及验收规范》要求提出的,考虑到目前在电梯安装施工中的机房配线大多采用地面线槽,为了使敷设的导线有更好的防护衔接,规定了“基础应高出地面50~100mm”。
4.0.3 考虑到维修检查的方便,增加了“位置合理”、安装牢固以及垂直度允许偏差的要求。同时删去了前后有重复性的内容和在当前看来已无必要再提的规定,比如触头组的水平偏差和触头的垂直偏差。
4.0.4 近年来,随着电梯技术的进步和发展,井道和轿厢传感器已由原来单一的“干簧管——磁钢感应器”发展为“磁双稳开关”、“光电传感器”、“霍尔开关”等多种类型,这些装置在安装形式、配合尺寸以及调整方法上都不尽相同,不便于在规范中一一提出具体要求,因此,本条只对井道和轿厢传感器安装施工中应共同遵守的原则做出了规定。关于不同产品的特殊要求应按产品说明执行。
4.0.5 层门装置(召唤盒、指示灯盒及开关盒)是乘客认识电梯的第一印象,其安装质量的优劣对电梯的外观质量影响很大,不能将其作为一般的接线箱、盒处理,为了提高电梯安装的观感质量和规范章节内容上的协调,这次修订把层门装置安装由原规范的“配线章”移入本章,并增加了同一候梯厅有多台电梯时,各装置对应位置允许偏差的要求。比原规范有所提高。
关于条文中新提出的各装置位置允许偏差值的规定,是参照《电气装置安装工程 施工及验收规范》电气照明装置篇关于插座和开关安装高度差的规定提出的。
4.0.6 按照消防安全部门的要求,所有使用电梯的高层建筑物均应设置消防电梯。关于消防开关的设置位置,有的产品设计不在基站,不利于消防使用;另外,还有的用户定货时未考虑消防使用功能。这两种情况都需要安装单位现场更改,为便于消防使用和统一施工,故增加此条。
4.0.7 本条是根据《安全规范》第7.7.3条和第14.1.2条的有关规定编写的。
《安全规范》自1987年在我国发布实施已有5年了,可是,目前仍有个别产品的层门闭锁装置不符合此项规定,故增加本条以示强调。
4.0.8 据调查统计,在电梯的运行使用中,层门锁闭装置是发生故障较多的部位,除产品制造质量外,现场的安装调整也是至关重要的。有个别的施工人员,在安装调整层门锁时,不按要求施工,甚至改变锁紧元件啮合部位的几何形状,使可靠性降低;严重者,在层门关闭后可以被扒开,这种现象是非常危险的。因此,依据《安全规范》第7.7.3条的有关要求,并结合电梯安装施工的经验规定了此条。
5 安全保护装置
5.0.1 此条为一般性条文。因其中许多开关的位置在试运行时尚需调整,同时也考虑到检修时的更换问题,故不得采用焊接方法固定。另有部分开关是靠机械部件的碰压而动作,还有的易受钢绳、钢带、皮带等摆动的影响,为保证电梯正常运行和故障时的可靠保护,故规定此条。
对于靠机械碰压而动作的安全保护开关,在施工和验收时,需注意以下几点:
(1)一定要固定牢固,不能因正常的碰撞而产生位移;
(2)在正常碰压动作期间,开关还要有适量的压缩行程,以免不应有的损坏。
5.0.2 此条所述开关均属依机械动作而动作的安全保护开关,所以,对每个开关的要求均以机械动作的状态来表述。
由于本条所列开关均串接于安全电路,任一开关动作,都会使运行中的电梯立即停止,或使停止电梯不能启动。因此,原规范条文中“立即减速”的提法不妥,这次修定改为“……使电梯不能启动或立即停止运行”,使条文对开关功能的叙述更加准确。
5.0.3 此条为电气保护装置的一般要求。其中大部分参数由产品设计决定,出厂时已调整好。从安全角度考虑在施工时应复查:过电流、过载保护装置的整定值是否与设计规定相符;方向接触器等连锁装置以及缺相、错相保护装置的功能是否可靠,以确保电梯安全运行。
5.0.4 为保证电梯的极限、限位和缓速开关的功能可靠,对安装提出了要求。安装后要认真检查调整,使位置正确,动作灵活可靠,并用检修速度点动运行进行试验。
5.0.5 极限和限位开关是电梯运行终端的重要保护开关,安装位置要确保在缓冲器起作用前断开安全电路,使电梯停止运行。因此,必须作到位置正确、动作灵活、功能可靠。要以检修速度点动运行进行实际检查,使其符合条文要求。在缓冲器压缩期间,极限开关要始终保持在断开状态。
5.0.6 此条是关于交流电梯极限开关及其传动装置安装的规定,在施工中需要注意以下几个问题:
(1)无论是安装在墙壁上或机房地面上,在安装前,都要结合机房型式和设备情况合理选择位置,使极限开关的导向滑轮尽量减少,而且便于操作;
(2)牵动钢绳一定要沿开关的断开方向复绕,以免开关失效;
(3)安装后,一定要反复试验几次,确保该开关灵敏可靠。
5.0.7 目前我国电梯自动门的防护装置除安全触板、光电装置外,还有红外、超声等区域性防护装置,不必在条文中一一列出,本条文只做了原则性的规定。在施工中一定要按产品说明认真检查调整,以确保其防护功能。
6 调整试车和工程交接验收
6.0.1 本条规定是为保证调整试车工作的顺利和安全而提出的必要的检查内容。
由于微机控制的电梯在我国正日益广泛地得到应用,集成电路等电子元器件对环境的温度、湿度有较高的要求。为保证电梯稳定可靠地运行,依据《电梯技术条件》第3.2条的规定,对机房温度和环境相对湿度提出了具体要求,并作为第一款编入本条。
第二款规定的“机械和电气设备的安装,应具备调整试车条件”指的是:电气和机械设备已进行过必要的单体检查、试验和调整。
第七款中的“低电压控制回路”是指电压在127V及以下控制回路。实践证明,测量弱电回路的绝缘电阻时,为防止损坏电子元器件,应用万用表检查。
6.0.3 检修速度运行也叫开慢车,在此工况下,要完成对各安全装置的检查、调整和确认,为快车调试运行做好准备。因此,本条对必要的检查、调整项目作了规定。在施工中,要特别注意:第一次动梯前,必须检查调整制动器的制动力和动作行程,并通电实验,确保制动器动作灵活可靠;然后再以点动的方法全程运行,排除井道障碍,并确认各安全间隙符合要求;在上述两项工作完成后,方可进行其他工作。
6.0.4 为保证电梯在空载及满载时安全可靠地运行,依据《电梯技术条件》第3.3.6条提出的规定。在执行时,可按客流量的实际情况进行调整:当客流量较大时平衡系数可调高些,客流量较小时可调低些,一般情况下客梯可调整为45%,货梯调为50%。关于平衡系数的测量调整方法,可利用电流—负荷曲线图,以上下运行曲线的交点来确定。
6.0.5 该条规定了额定速度调整试车的主要步骤、方法和技术要求。
考虑到电源的频率和电压对电动机的转速有一定的影响,尤其是对交流双速和半闭环的交流调速电梯的速度影响更大。所以,本条规定在额定电压和工频下,轿厢半载下行时的速度,应接近额定速度,以确保电梯安全运行。
6.0.6 本条规定是为考核电梯制造和安装的质量,以及检查电梯的各项功能是否达到设计要求,所必须进行的可靠性运转试验。按条文的规定,在不同的负荷情况下,连续运行6h,检查电梯的运行情况,曳引装置及安全保护系统应安全可靠,各项功能符合要求,运行中检查各部位温升不超过规定值。启动运行、制动减速平稳舒适,制动器作用安全可靠。
6.0.7 电梯在投入正常运行前,必须进行超载试验。电梯的超载试验可分作两步,首先检查超载保护功能是否可靠,电梯超载时轿厢内超载灯燃亮,并发出音响信号,这时选层启动不能关门。然后取消超载功能,进行超载运行,考核电梯的超载运行能力,电梯在超载(载以110%的额定负载)的情况下,应该能安全可靠地启动、制动和停层,并且曳引装置和制动器等不能有任何异常现象产生。
6.0.8 本条是依据《电梯技术条件》第3.3.5条规定的内容提出的。
6.0.9 该条规定是依据《电梯技术条件》第3.3.2、3.3.3、3.3.4条要求提出的,是电梯安装后对整机性能检验测试的主要内容,也是衡量电梯整机质量的重要指标,它既取决于产品的设计、生产,也与现场的安装、调试有直接的关系。尽管在当前个别单位尚不具备应有的测试手段,但为提高电梯质量,保障用户利益,促进我国电梯事业的发展,作为施工验收规范作此规定是必要的。
6.0.10 为帮助用户全面了解电梯安装、调整等情况,有利于工程的交接验收,有利于用户对电梯的使用、维修和管理,故规定此条。