高压配电装置设计技术规程
SDJ 5-85
主编部门:水利电力部西北电力设计院
长江流域规划办公室
批准部门:水利电力部
实行日期:1986年1月1日
为适应电力建设发展的需要,我部委托西北电力设计院和长江流域规划办公室对一九七九年颁发的《高压配电装置设计技术规程》(SDJ5—79)进行了修订。
这次修订工作,系根据当前我国的技术经济政策和近几年来我国的建设和生产运行实践经验,并结合当前的实际情况尽可能吸收了国外先进技术进行的。
一九八四年十一月由电力规划设计院和水利水电规划设计院代部召开会议,对送审稿进行了审查修改,现予颁发并自一九八六年一月一日起实施。
在执行本规程过程中,如发现需要修改或补充时,请将意见寄西北电力设计院和长江流域规划办公室,并抄送我部电力规划设计院和水利水电规划设计院。
一九八五年九月十七日
第一章 总 则
第1.0.1条 高压配电装置(简称配电装置)的设计必须认真贯彻国家的技术经济政策,并应根据电力系统条件,自然环境特点和运行、检修等要求,合地制订布置方案和选用设备,并积极慎重地采用新布置、新设备和新材料,使设计做到技术先进、经济合理、运行可靠、维护方便。
第1.0.2条 本规程适用于63~500kV发电厂和变电所新建工程中的3kV及以上高压配电装置设计,扩建或改建工程的配电装置设计可参照执行。
第二章 一 般 规 定
第2.0.1条 配电装置的布置和导体、电器、架构的选择,应满足在当地环境条件下正常运行、检修、短路和过电压时的安全要求,并应考虑到远景发展。
第2.0.2条 配电装置各回路的相序排列宜一致。对屋内硬导体及屋外母线桥应涂刷相色油漆,不涂相色油漆的应有相色标志。
第2.0.3条 110kV及以上屋外配电装置的架构荷载条件及电气距离,有条件时宜考虑带电检修的要求。
第2.0.4条 为保证电器和母线的检修安全,每段母线上宜装设接地开关或接地器;电压为63kV及以上的配电装置,对断路器两侧的隔离开关和线路隔离开关的线路侧,宜配置接地开关。
屋内配电装置间隔内的硬导体及接地线上,应留有接触面和连接端子,以便于安装携带式接地线。
第2.0.5条 屋内外配电装置均应装设闭锁装置及联锁装置,以防止带负荷拉合隔离开关,带接地合闸,有电挂接地线,误拉合断路器,误入屋内有电间隔等电气误操作事故。
第2.0.6条 空气污秽地区屋外配电装置中的电气设备和绝缘子,应根据不同的污区等级采取相应的外绝缘标准(见《高压架空线路和变电所电瓷外绝缘污秽分级标准》)及其它防尘、防腐等措施,并应便于清扫。
水电厂配电装置位置的选择应避开水雾、泥雾区及其紧靠的下风向。
第2.0.7条 选择屋外高压电器及导体的气候环境参数,应取在短时间内出现的温度和湿度的年极值的平均值。在湿热带地区应采用湿热带型电器产品,在亚湿热带地区亦可采用一般电器产品,但应加强防潮、防水、防锈、防霉及防虫害措施。
第2.0.8条 周围环境温度低于电气设备、仪表和继电器的最低允许温度时,应装设加热装置或其它保温设施。
在积雪、覆冰严重地区,应采取防止冰雪引起事故的措施。
隔离开关的破冰厚度,应大于安装场所最大覆冰厚度。
第2.0.9条 设计配电装置及选择导体和电器时的最大风速,可采用离地10m高,30年一遇10min平均最大风速。最大设计风速超过35m/s的地区,在屋外配电装置的布置中,宜降低电气设备的安装高度,加强其与基础的固定等。
500kV电器宜采用离地10m高,50年一遇10min平均最大风速。
第2.0.10条 地震基本烈度超过7度的地区,配电装置设计应按有关的抗震规定采取抗震措施。
第2.0.11条 海拔超过1000m的地区,配电装置应选择适用于该海拔高度的电器、电瓷产品,其外部绝缘的冲击和工频试验电压应符合高压电气设备绝缘试验电压的有关规定。
第2.0.12条 配电装置设计应重视对噪音的控制,降低有关运行场所的连续噪声级。
配电装置紧邻居民区时,其围墙外侧在居民区处的连续噪声级,应按国家有关标准的规定执行。
第2.0.13条 电压为330kV及以上的配电装置内设备遮栏外的静电感应场强水平(离地1.5m空间场强)不宜超过10kV/m,少部分地区可允许达到15kV/m。
配电装置围墙外侧处(非出线方向,围墙外为居民区时)的静电感应场强水平(离地1.5m空间场强)不宜大于5kV/m。
第2.0.14条 电压为330kV及以上的配电装置应重视对无线电干扰的控制。在选择导线及电气设备时应考虑到降低整个配电装置的无线电干扰水平。
配电装置围墙外20m处(非出线方向)的无线电干扰水平不宜大于50dB。
第三章 导体和电器的选择
第3.0.1条 选用的导体和电器,其允许的最高工作电压不得低于该回路的最高运行电压,其长期允许电流不得小于该回路的最大持续工作电流。
由于高压开断电器没有连续过载的能力,在选择其额定电流时,应考虑各种可能的运行方式。
第3.0.2条 配电装置的绝缘水平,应按电网中出现的各种过电压和保护设备相应的保护水平来确定。在进行绝缘配合时,应权衡过电压的各种保护装置、设备造价、维修费用以及故障损失等因素,力求取得较高的综合经济效益。
第3.0.3条 验算导体和电器动稳定、热稳定以及电器开断电流所用的短路电流,应按本工程的设计规划容量计算,并考虑电力系统的远景发展规划(可为本期工程建成后5~10年)。
确定短路电流时,应按可能发生最大短路电流的正常接线方式计算。
如果系统发展不明确时,选择设备的短路电流,可按系统规划技术标准中对短路电流控制水平的规定确定。
第3.0.4条 验算导体和电器时用的短路电流,按下列情况进行计算:
一、除计算短路电流的衰减时间常数和低压网络的短路电流外,元件的电阻都略去不计。
二、元件的计算参数均取其额定值,可不考虑参数的误差和调整范围。
三、在电气连接的网络中,应考虑具有反馈作用的异步电动机的影响和电容补偿装置放电电流的影响。
第3.0.5条 验算裸导体短路热效应的计算时间,宜采用主保护动作时间加相应的断路器全分闸时间。如主保护有死区时,则采用能对该死区起作用的后备保护动作时间,并采用相应的短路电流值。
电器宜采用后备保护动作时间加相应的断路器全分闸时间。
第3.0.6条 除配电装置的汇流母线外,较长导体的截面应按经济电流密度选择。导体的经济电流密度值,可按最大负荷利用小时数由附录一曲线图中查得。
当按发热条件选择裸导体时,其长期允许载流量,可用附录二所列数值。在不同海拔及环境温度下的综合校正系数可用附录三所列数值。
第3.0.7条 发电厂与变电所的3~20kV屋外支柱绝缘子和穿墙套管,当有冰雪时,可采用高一级电压的产品。3~6kV者,也可采用提高两级电压的产 品。
第3.0.8条 在正常运行和短路时,电器引线的最大作用力不应大于电器端子允许的荷载。屋外配电装置的导体、套管、绝缘子和金具,应根据当地气象条件和不同受力状态进行力学计算。其安全系数不应小于表3.0.8所列数值。
表 3.0.8 导体和绝缘子的安全系数
|
类 别 |
荷载长期作用时 |
荷载短期作用时 |
|
套管、支持绝缘子及其金具 悬式绝缘子及其金具① |
2.5 4 |
1.67 2.5 |
|
软导线 硬导体② |
4 2.0 |
2.5 1.67 |
注:① 悬式绝缘子的安全系数对应于1h机电试验荷载,而不是破坏荷载。若是后者,安全系数则分别应为5.3和3.3。
② 硬导体的安全系数对应于破坏应力,而不是屈服点应力。若是后者,安全系数则分别应为1.6和1.4。
第四章 配电装置的布置
第一节 安 全 净 距
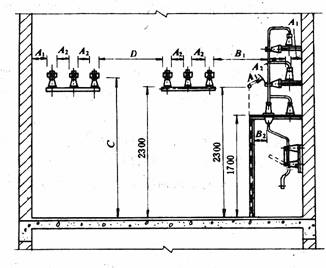
第4.1.1条 屋外配电装置的安全净距不应小于表4.1.1所列数值,并按图4.1.1-1、4.1.1-2和图4.1.1-3校验。

图 4.1.1-1 屋外A1、A2、B1、D值校验图
表 4.1.1 屋外配电装置的安全净距 mm
|
序号 |
适用范围 |
图号 |
额 定 电 压 |
||||||||
|
3~10 |
15~20 |
35 |
60 |
110J |
110 |
220J |
330J |
500J |
|||
|
A1 |
1.带电部分至接地部分之间 2.网状遮栏向上延伸线距地2.5m处,与遮栏上方带电部分之间 |
4.1.3-1 4.1.1-2 4.1.1-3 |
200 |
300 |
400 |
650 |
900 |
1000 |
1800 |
2500 |
3800④ |
|
A2 |
1.不同相的带电部分之间 2.断路器和隔离开关的断口两侧引线带电部分之间 |
4.1.1-1 |
200 |
300 |
400 |
650 |
1000 |
1100 |
2000 |
2800 |
4300 |
|
B1 |
1.设备运输时,其外廓至无遮栏带电部分之间 |
4.1.1-1 |
950 |
1050 |
1150 |
1400 |
1650③ |
1750③ |
2550③ |
3250③ |
4550③ |
|
2.交叉的不同时停电检修的无遮栏带电部分之间 |
4.1.1-2 |
||||||||||
|
3.栅状遮栏至绝缘体和带电部分之间[注2] |
4.1.1-3 |
||||||||||
|
4.带电作业时的带电部分至接地部分之间[注3] |
|
||||||||||
|
B2 |
1.网状遮栏至带电部分之间 |
4.1.1-2 |
300 |
400 |
500 |
750 |
1000 |
1100 |
1900 |
2600 |
3900 |
|
C |
1..无遮栏裸导体至地面之间 |
4.1.1-2 |
2700 |
2800 |
2900 |
3100 |
3400 |
3500 |
4300 |
5000 |
7500 |
|
2.无遮栏裸导体至建筑物、构造物顶部之间 |
4.1.1-3 |
||||||||||
|
D |
1.平行的不同时停电检修的无遮栏带电部分之间 |
4.1.1-1 |
2200 |
2300 |
2400 |
2600 |
2900 |
3000 |
3800 |
4500 |
5800 |
|
2.带电部分与建筑物、构造物的边沿部分之间 |
4.1.1-2 |
||||||||||
注:①110J、220J、330J、500J系指中性点直接接地电网。
②对于220kV及以上电压,可按绝缘体电位的实际分布,采用相应的B1值进行校验。此时,允许栅状遮栏与绝缘体的距离小于B1值。当无给定的分布电位时,可按线性分布计算。校验500kV相间通道的安全净距,也可用此原则。
③带电作业时,不同相或交叉的不同回路带电部分之间,其B1值A2+750mm。
④500kV的A1 值,双分裂软导线至接地部分之间可取3500mm。
⑤海拔超过1000m时,A值应按附录四进行修正。
⑥本表所列各值不适用于制造厂生产的成套配电装置。
表 4.1.2 不同条件下的计算风速和安全净距 mm
|
条 件 |
校 验 条 件 |
计 算 风 速 (m/s) |
A值 |
额 定 电 压 (kV) |
||||||
|
35 |
60 |
110J |
110 |
220J |
330J |
500J |
||||
|
外过电压 |
外过电压和风偏 |
10,(注1) |
A1 |
400 |
650 |
900 |
1000 |
1800 |
2400 |
3200 |
|
A2 |
400 |
650 |
1000 |
1100 |
2000 |
2600 |
3600 |
|||
|
内过电压 |
内过电压和风偏 |
最大设计风速的50% |
A1 |
400 |
650 |
900 |
1000 |
1800 |
2500 |
3500 |
|
A2 |
400 |
650 |
1000 |
1100 |
2000 |
2800 |
4300 |
|||
|
最大工作 电 压 |
1.最大工作电压、短路和风偏(取10m/s风速) 2.最大工作电压和风偏(取最大设计风速) |
10或最大设计风速 |
A1 |
150 |
300 |
300 |
450 |
600 |
1100 |
1600 |
|
A2 |
150 |
300 |
500 |
500 |
900 |
1700 |
2400 |
|||
注:①在气象条件恶劣的地区(如最大设计风速为35m/s及以上,以及雷暴时风速
较大的地区)用15m/s。
②当220J、330J、500J采用降低绝缘水平的设备时,其相应的A值可采用
附录五所列数值。

图 4.1.1-2 屋外A1、B1、B2、C、D值校验图
电气设备外绝缘体最低部位距地小于2.5m时,应装设固定遮栏。
第4.1.2条 屋外配电装置使用软导线时,在不同条件下,带电部分至接地部分和不同相带电部分之间的最小电气距离,应根据表4.1.2进行校验,并采用其中最大数值。
第4.1.3条 屋内配电装置的安全净距不应小于表4.1.3所列数值,并按图4.1.3-1和图4.1.3-2校验。
电气设备外绝缘体最低部位距地小于2.3m时,应装设固定遮栏。
第4.1.4条 配电装置中相邻带电部分的额定电压不同时,应按较高的额定电压确定其安全净距。
第4.1.5条 屋外配电装置带电部分的上面或下面,不应有照明、通信和信号线路架空跨越或穿过;屋内配电装置带电部分的上面不应有明敷的照明或动力线路跨越。
表 4.1.3 屋内配电装置的安全净距 mm
|
序号 |
适用范围 |
图号 |
额定电压 |
|||||||||
|
3 |
6 |
10 |
15 |
20 |
35 |
60 |
110J |
110 |
220J |
|||
|
A1 |
1.带电部分至接地部分之间 2.网状和板状遮栏向上延伸线距地2.3m处,与遮栏上方带电部分之间 |
4.1.3-1 |
75 |
100 |
125 |
150 |
180 |
300 |
550 |
850 |
950 |
1800 |
|
A2 |
1.不同相的带电部分之间 2.断路器和隔离开关的断口两侧带电部分之间 |
4.1.3-1 |
75 |
100 |
125 |
150 |
180 |
300 |
550 |
900 |
1000 |
2000 |
|
B1 |
1.栅状遮栏至带电部分之间 |
4.1.3-1 |
825 |
850 |
875 |
900 |
930 |
1050 |
1300 |
1600 |
1700 |
2550 |
|
2.交叉的不同时停电检修的无遮栏带电部分之间 |
4.1.3-2 |
|||||||||||
|
B2 |
1.网状遮栏至带电部分之间② |
4.1.3-1 4.1.3-2 |
175 |
200 |
225 |
250 |
280 |
400 |
650 |
950 |
1050 |
1900 |
|
C |
1.无遮栏裸导体至地(楼)面之间 |
4.1.3-1 |
2375 |
2400 |
2425 |
2450 |
2480 |
2600 |
2850 |
3150 |
3250 |
4100 |
|
D |
1.平行的不同时停电检修的无遮栏裸导体之间 |
4.1.3-1 |
1875 |
1900 |
1925 |
1950 |
1980 |
2100 |
2350 |
2650 |
2750 |
3600 |
|
E |
1.通向屋外的出线套管至屋外通道的路面③ |
4.1.3-2 |
4000 |
4000 |
4000 |
4000 |
4000 |
4000 |
4500 |
5000 |
5000 |
5500 |
注:① 110J、220J系指中性点直接接地电网。
② 当为板状遮栏时,其B2值可取A1 +30mm。
③ 当出线套管外侧为屋外配电装置时,其至屋外地面的距离,不应小于表4.1.1中所列屋外部分之C值。
④ 海拔超过1000m时,A值应按附录四进行修正。
⑤ 当220J采用降低绝缘水平的设备时,其相应的A值可采用附录五所列数值。

图 4.1.1-3 屋外A2 、B1 、C值校验图

图 4.1.3-1 屋内A1、A2 、B1 、B2 、C、D值校验图

图 4.1.3-2 屋内B1、E值校验图
第二节 型 式 选 择
第4.2.1条 选择配电装置的型式(包括屋外高型、半高型、中型布置及屋内布置等型式),应考虑所在地区的地理情况及环境条件,因地制宜、节约用地,并结合运行及检修要求,通过技术经济比较确定。在一般情况下:
35kV及以下配电装置宜采用屋内布置;
2级及以上污秽地区或市区的110kV配电装置宜采用屋内型,当技术经济合理时,220kV配电装置也可采用屋内型;
大城市中心地区或其它环境特别恶劣地区,110kV及220kV配电装置可采用全封闭或混合式SF6 组合电器;
地震基本烈度8度及以上地区或土地贫瘠地区,110kV及220kV配电装置可采用屋外中型布置;
330~500kV配电装置采用屋外中型布置。
第4.2.2条 水电厂配电装置型式的选择应结合当地的环境条件、地形地貌、枢纽总体布置、进出线方式及设备的制造情况,对可能采用的各种型式,通过技术经济比较,择优选取。
第4.2.3条 水电厂配电装置的进线方式应根据配电装置的型式、电气总体布置、施工干扰等综合考虑确定。当进线采用架空线时,线路设计应符合下列要求:
一、导线、避雷线、绝缘子、金具的机械强度安全系数,应比一般线路设计标准适当提高;
二、进线跨越河道、峡谷、水库及通航建筑物时,应按大跨越的气象条件设计;
三、进线应避免跨越跳流式溢洪道、溢洪水跃上空;
四、对较长的密集架设的进线应校核其相互间静电和电磁感应,并采取必要的防护措施;
五、避雷线保护角应比一般线路减小;
六、进线的选择应避免对通讯及电视等的无线电干扰。
第4.2.4条 布置在高型或半高型配电装置上层的220kV隔离开关和布置在高型配电装置上层的110kV隔离开关,宜采用就地电动操作机构。
第4.2.5条 当采用管型母线的配电装置时,管型母线选用
单管或分裂结构,应根据具体使用条件确定。
固定方式采用支持式或悬挂式,当地震基本烈度为8度及以上时,宜用悬挂式。
对支持式管型母线在无冰无风时的挠度,单管不宜大于(0.5~1.0)D(D为导体直径),分裂结构宜小于0.004L(L为母线跨度);对悬挂式母线的挠度,在上述基础上可适当放宽。
采用管型母线时,还应分别采取措施,消除端部效应及微风振动。
分裂结构管型母线可不考虑微风振动。
第三节 通道及围栏
第4.3.1条 配电装置的布置,应考虑便于设备的操作、搬运、检修和试验。
屋外配电装置应设置必要的巡视小道及操作地坪,并宜设置环形通道或具备回车条件的通道。
500kV屋外配电装置,宜设置相间运输通道。
第4.3.2条 高型布置的屋外配电装置,应设高层通道和必要的围栏。通道宽度:220kV可采用3~3.6m,110kV可采用2m。通道两侧宜设100mm高的护沿,并应设置两个楼梯,楼梯的宽度不应小于800mm、坡度不大于45°、表面应有防滑措施。
当相邻两高型配电装置之间,或高型配电装置的上层通道与控制楼之间的距离较近时,宜设置露天天桥。
屋内配电装置楼与控制楼距离较近时,亦宜设置天桥。
第4.3.3条 配电装置室内各种通道的最小宽度(净距),不应小于表4.3.3所列数值:
表 4.3.3 配电装置室内各种通道的最小宽度(净距) mm
|
布置方式 |
通 道 分 类 |
||
|
维护通道 |
操作通道 |
通往防爆间隔的通道 |
|
|
一面有开关设备时 两面有开关设备时 |
800 1000 |
1500 2000 |
1200 1200 |
当采用成套手车式开关柜时,操作通道的最小宽度(净距)不应小于下列数值:
一面有开关柜时——单车长+1200mm;
两面有开关柜时——双车长+900mm。
第4.3.4条 油浸厂(所)用变压器外廓与变压器室四壁的净距不应小于表4.3.4所列数值:
表 4.3.4 油浸厂(所)用变压器外廓与变压器室四壁的最小净距 mm
|
变压器容量 |
1000及以下 |
1250及以上 |
|
变压器与后壁、侧壁之间 变压器与门之间 |
600 800 |
800 1000 |
对于就地检修的厂(所)用变压器,室内高度可按吊芯所需的最小高度再加700mm,宽度可按变压器两侧各加800mm确定。
第4.3.5条 发电厂及大型变电所的屋外配电装置,其周围宜围以高度不低于1.5m的围栏,以防止外人任意进入。
第4.3.6条 配电装置中电气设备的栅栏高度,不应低于1.2m,栅栏最低栏杆至地面的净距,不应大于200mm。
配电装置中电气设备的遮栏高度,不应低于1.7m,遮栏网孔不应大于40mm×40mm。
围栏门应装锁。
第4.3.7条 在安装有油断路器的屋内间隔内除设置遮栏外,对就地操作的断路器及隔离开关,应在其操作机构处设置防护隔板,宽度应满足人员的操作范围,高度不低于1.9m。
第4.3.8条 屋外的母线桥,当外物有可能落在母线上时,应根据具体情况采取防护措施。
第四节 防火及蓄油设施
第4.4.1条 3~35kV双母线布置的屋内配电装置中,母线与母线隔离开关之间宜装设耐火隔板。
第4.4.2条 35kV以下屋内断路器,油浸电流互感器和电压互感器,宜安装在开关柜或两侧有隔墙(板)的间隔内:35kV及以上则应安装在有防爆隔墙的间隔 内。
总油量超过100kg的屋内油浸电力变压器,宜安装在单独的防爆间内,并应有灭火设施。
第4.4.3条 屋内单台电气设备总油量在100kg以上,应设置贮油设施或挡油设施。挡油设施宜按容纳20%油量设计,并应有将事故油排至安全处的设施,否则应设置能容纳100%油量的贮油设施。
排油管的内径不应小于100mm。
第4.4.4条 屋外充油电气设备单个油箱的油量在1000kg以上,应设置能容纳100%或20%油量的贮油池或挡油墙等。
设有容纳20%油量的贮油池或挡油墙时,应有将油排到安全处所的设施,且不应引起污染危害。当设置有油水分离的总事故贮油池时,其容量应按最大一个油箱的60%油量确定。
贮油池和挡油墙的长、宽尺寸,一般较设备外廓尺寸每边相应大1m。
贮油池内一般铺设厚度不小于250mm的卵石层(卵石直径为50~80mm)。
第4.4.5条 容量为90000kVA以上的主变压器,在有条件时
宜设置水喷雾灭火装置。
第4.4.6条 油量均为2500kg以上的屋外油浸变压器之间无防火墙时,其防火净距不得小于下列数值:
35kV及以下 5m
63kV 6m
110kV 8m
220kV及以上 10m
第4.4.7条 油量在2500kg以上的变压器或电抗器与油量为600kg以上的本回路充油电气设备之间,其防火净距不应小于5m。
第4.4.8条 当屋外油浸变压器之间需设置防火墙时,防火墙的高度不宜低于变压器油枕的顶端高程,其长度应大于变压器贮油池两侧各1m。
若防火墙上设有隔火水幕时,防火墙高度应比变压器顶盖高出0.5m,长度则不应小于变压器贮油池的宽度加0.5m。
第五节 对建筑物及构筑物的要求
第4.5.1条 配电装置室的建筑,应符合下列主要要求:
一、长度大于7m的配电装置室,应有两个出口。长度大于60m时,宜增添一个出口;当配电装置室有楼层时,一个出口可设在通往屋外楼梯的平台处。
二、装配式配电装置的母线分段处,宜设置有门洞的隔墙。
三、充油电气设备间的门若开向不属配电装置范围的建筑物内时,其门应为非燃烧体或难燃烧体的实体门。
四、配电装置室的门应为向外开的防火门,应装弹簧锁,严禁用门闩,相邻配电装置室之间如有门时,应能向两个方向开启。
五、配电装置室可开窗,但应采取防止雨、雪、小动物、风砂及污秽尘埃进入的措施。
六、配电装置的耐火等级,不应低于二级。配电装置室的顶棚和内墙面应作涂料处理。地(楼)面宜采用高标号水泥抹面并压光,有条件时也可采用水磨石地面。
七、配电装置室有楼层时,其楼层应有防水措施。
八、配电装置室应按事故排烟要求,装设足够的事故通风装置。
九、配电装置室内通道应保证畅通无阻,不得设立门槛,并不应有与配电装置无关的管道通过。
第4.5.2条 屋外配电装置架构的荷载条件,应符合下列主要要求:
一、计算用气象条件应按当地的气象资料确定。
二、独立架构应按终端架构设计,连续架构可根据实际受力条件分别按终端或中间架构设计。
架构设计不考虑断线。
三、架构设计应考虑正常运行、安装、检修时的各种荷载组合:
正常运行时,应取设计最大风速、最低气温、最厚覆冰三种情况中最严重者;
安装紧线时,不考虑导线上人,但应考虑安装引起的附加垂直荷载和横梁上人的2000N集中荷载(导线挂线时,应对施工方法提出要求,并限制其过牵引值。一般过牵引力不应成为架构结构的控制条件);
检修时,对导线跨中有引下线的110kV及以上电压的架构,应考虑导线上人,并分别验算单相作业和三相作业的受力状态。此时,导线集中荷载:
单相作业 330kV及以下取1500N
500kV取3500N
三相作业 330kV及以下每相取1000N
500kV每相取2000N
四、高型和半高型配电装置的平台、走道,应考虑1500N/m2的等效均布活荷载。架构横梁应考虑适当的起吊荷载。
附录一 导体的经济电流密度
附图1-1、1-2中T为最大负荷利用时间,J为经济电流密度。

附图1-1 软导线经济电流密度
1-10KV及以下LJ型导;2-1KV及以下LGJ型导线;
3-35~220KVLGJ,LGJQ型导线

附图1-2 铝矩形、槽形及组合导线经济电流密度
附录二 裸导体的长期允许载流量
附表2.1 钢芯铝线长期允许载流量
|
导线型号 |
最高允许温度(℃) |
|
|
+70 |
+80 |
|
|
LGJ 10 |
|
86 |
|
LGJ 16 |
105 |
108 |
|
LGJ 25 |
130 |
138 |
|
LGJ 35 |
175 |
183 |
|
LGJ 50 |
210 |
215 |
|
LGJ 70 |
265 |
260 |
|
LGJ 95 |
330 |
352 |
|
LGJ 95(1) |
|
317 |
|
LGJ 120 |
380 |
401 |
|
LGJ 120(1) |
|
351 |
|
LGJ 150 |
445 |
452 |
|
LGJ 185 |
510 |
531 |
|
LGJ 240 |
610 |
613 |
|
LGJ 300 |
690 |
755 |
|
LGJ 400 |
835 |
840 |
|
LGJQ 150 |
450 |
455 |
|
LGJQ 185 |
505 |
518 |
|
LGJQ 240 |
605 |
651 |
|
LGJQ 300 |
690 |
708 |
|
LGJQ 300(1) |
|
721 |
|
LGJQ 400 |
825 |
836 |
|
LGJQ 400(1) |
|
857 |
|
LGJQ 500 |
945 |
932 |
|
LGJQ 600 |
1050 |
1047 |
|
LGJQ 700 |
1220 |
1159 |
|
LGJJ 150 |
450 |
468 |
|
LGJJ 185 |
515 |
539 |
|
LGJJ 240 |
610 |
639 |
|
LGJJ 300 |
705 |
758 |
|
LGJJ 400 |
850 |
881 |
注:① 最高允许温度+70℃的载流量,基准环境温度为+25℃,无日照;
② 最高允许温度+80℃的载流量,系按基准环境温度为+25℃、日照0.1W/cm2风速0.5m/s、海拔1000m、辐射散热系数及吸热系数为0.5条件计算的;
③ 某些导线有两种绞合结构,带(1)者铝芯根数少(LGJ型为7根,LGJQ型为24根),但每根铝芯截面较大。
附表2.2 扩径导线及铝合金线主要技术参数及长期允许载流量
|
项 目 |
LGJK 300 扩径钢芯 铝绞线 |
LGKK 600 铝钢扩径 空芯导线 |
LGKK 900 |
LGKK 1400 |
LGJQT 1400 特轻型铝合金线 |
|
|
截面(mm2) |
铝 |
301 |
587 |
906.4 |
1387.8 |
1399.6 |
|
钢 |
72 |
49.5 |
84.83 |
106.0 |
134.3 |
|
|
总截面 |
373 |
636 |
991.23 |
1493.8 |
1533.9 |
|
|
外 径(mm) |
27.4 |
51.0 |
|
57.0 |
51.0 |
|
|
拉断力(N) |
143000 |
152000 |
209000 |
295000 |
336000 |
|
|
弹性系数(N/mm2) |
86500 |
73000 |
59900 |
59200 |
57300 |
|
|
线胀系数(1/℃) |
18.1×106 |
19.9×106 |
20.4×106 |
20.8×106 |
20.4×106 |
|
|
20℃直流电阻(Ω/km) |
0.100 |
0.0506 |
0.03317 |
0.02163 |
0.02138 |
|
|
导线载流量(A) |
738.99 |
1204.67 |
1270 |
1621 |
1563 |
|
|
单位重量(kg/km) |
1420 |
2690 |
3620 |
5129 |
4962 |
|
注:载流量系按最高允许温度+80℃,基准环境温度+25℃(后三种导线为+40℃),日照0.1W/cm2,风速0.5m/s,辐射散热系数与吸热系数为0.9条件计算的。
附表 2.3 矩形铝导体长期允许载流量A
|
导体尺寸 h×b (mm×mm) |
单 条 |
双 条 |
三 条 |
四 条 |
||||
|
平 放 |
竖 放 |
平 放 |
竖 放 |
平 放 |
竖 放 |
平 放 |
竖 放 |
|
|
40×4 |
480 |
503 |
|
|
|
|
|
|
|
40×5 |
542 |
562 |
|
|
|
|
|
|
|
50×4 |
586 |
613 |
|
|
|
|
|
|
|
50×5 |
661 |
692 |
|
|
|
|
|
|
|
63×6.3 |
910 |
952 |
1409 |
1547 |
1866 |
2111 |
|
|
|
63×8 |
1038 |
1085 |
1623 |
1777 |
2113 |
2379 |
|
|
|
63×10 |
1168 |
1221 |
1825 |
1994 |
2381 |
2665 |
|
|
|
80×6.3 |
1128 |
1178 |
1724 |
1892 |
2211 |
2505 |
2558 |
3411 |
|
80×8 |
1274 |
1330 |
1946 |
2131 |
2491 |
2809 |
2863 |
3817 |
|
80×10 |
1427 |
1490 |
2175 |
2373 |
2774 |
3114 |
3167 |
4222 |
|
100×6.3 |
1371 |
1430 |
2054 |
2253 |
2633 |
2985 |
3032 |
4043 |
|
100×8 |
1542 |
1609 |
2298 |
2516 |
2933 |
3311 |
3359 |
4479 |
|
100×10 |
1728 |
1803 |
2558 |
2796 |
3181 |
3578 |
3622 |
4829 |
|
125×6.3 |
1674 |
1744 |
2446 |
2680 |
2079 |
3490 |
3525 |
4700 |
|
125×8 |
1876 |
1955 |
2725 |
2982 |
3375 |
3813 |
3847 |
5129 |
|
125×10 |
2089 |
2177 |
3005 |
3282 |
3725 |
4194 |
4225 |
5633 |
注:① 载流量系按最高允许温度+70℃、基准环境温度+25℃、无风、无日照条件计算的。
② 导体尺寸中,h为宽度,b为厚度。
③ 当导体为四条时,平放、竖放离2、3片间距离皆为50mm。
附表 2.4 槽形铝导体长期允许载流量及计算用数据
|
截面尺寸(mm) |
双槽导体截面(mm2) |
集肤效应系数Kf |
导体载流量(A) |
22′a |
|||||||||
|
h |
b |
c |
r |
截面系数 Wy(cm3) |
惯性矩 Iy(cm4) |
惯性半径 ry(cm) |
|||||||
|
75 |
35 |
4 |
6 |
1040 |
1.012 |
2280 |
2.52 |
6.2 |
1.09 |
||||
|
75 |
35 |
5.5 |
6 |
1390 |
1.025 |
2620 |
3.17 |
7.6 |
1.05 |
||||
|
100 |
45 |
4.5 |
8 |
1550 |
1.02 |
2740 |
4.51 |
14.5 |
1.33 |
||||
|
100 |
45 |
6 |
8 |
2020 |
1.038 |
3590 |
5.9 |
18.5 |
1.37 |
||||
|
125 |
55 |
6.5 |
10 |
2740 |
1.05 |
4620 |
9.5 |
37 |
1.65 |
||||
|
150 |
65 |
7 |
10 |
3570 |
1.075 |
5650 |
14.7 |
68 |
1.97 |
||||
|
175 |
80 |
8 |
12 |
4880 |
1.103 |
6600 |
25 |
144 |
2.4 |
||||
|
200 |
90 |
10 |
14 |
6870 |
1.175 |
7550 |
40 |
254 |
2.75 |
||||
|
200 |
90 |
12 |
16 |
8080 |
1.237 |
8800 |
46.5 |
294 |
2.7 |
||||
|
225 |
105 |
12.5 |
16 |
9760 |
1.285 |
10150 |
66.5 |
490 |
3.2 |
||||
|
250 |
115 |
12.5 |
16 |
10900 |
1.313 |
11200 |
81 |
660 |
3.52 |
||||
|
22′b |
双槽焊成整体时 |
共振最大允许距离 (cm) |
|||||||||||
|
截面系数 Wx(cm3) |
惯性矩 Ix(cm4) |
惯性半径 rx(cm) |
截面系数 Wyo(cm3) |
惯性矩 Iyo(cm4) |
惯性半径 ryo(cm) |
静力矩 Syo(cm3) |
双槽实连时绝缘子间 距 |
双槽不实连时绝缘子间距 |
|||||
|
10.1 |
41.6 |
2.83 |
23.7 |
89 |
2.93 |
14.1 |
|
|
|||||
|
14.1 |
53.1 |
2.76 |
30.1 |
113 |
2.85 |
18.4 |
178 |
114 |
|||||
|
22.2 |
111 |
3.78 |
48.6 |
243 |
3.96 |
28.8 |
205 |
125 |
|||||
|
27 |
135 |
3.7 |
58 |
290 |
3.85 |
36 |
203 |
123 |
|||||
|
50 |
290 |
4.7 |
100 |
620 |
4.8 |
63 |
228 |
139 |
|||||
|
74 |
560 |
5.65 |
167 |
1260 |
6.0 |
98 |
252 |
150 |
|||||
|
122 |
1070 |
6.65 |
250 |
2300 |
6.9 |
156 |
263 |
147 |
|||||
|
193 |
1930 |
7.55 |
422 |
4220 |
7.9 |
252 |
285 |
157 |
|||||
|
225 |
2250 |
7.6 |
490 |
4900 |
7.9 |
290 |
283 |
157 |
|||||
|
307 |
3450 |
8.5 |
645 |
7240 |
8.7 |
390 |
299 |
163 |
|||||
|
360 |
4500 |
9.2 |
824 |
10300 |
9.82 |
495 |
321 |
200 |
|||||
|
|
|
|
|
|
|
|
|
|
|
|
|
|
|
注:① 载流量系按最高允许温度+70℃、基准环境温度+25℃、无风、无日照条件计算的。
② 上表截面尺寸中,h为槽形铝导体高度,b为宽度,c为壁厚,r为弯曲半径。
附表 2.5 铝锰合金管形导体长期允许载流量及计算用数据
|
导体尺寸 D/d (mm) |
导体截面 (mm2) |
导体最高允许温度 为下值时的载流量 (A) |
截面系数W(cm3) |
惯性半径η(cm) |
惯性矩I(cm4) |
|
|
+70℃ |
+80℃ |
|||||
|
φ30/25 |
216 |
572 |
565 |
1.37 |
0.976 |
2.06 |
|
φ40/35 |
294 |
770 |
712 |
2.60 |
1.33 |
5.20 |
|
φ50/45 |
373 |
970 |
850 |
4.22 |
1.68 |
10.6 |
|
φ60/54 |
539 |
1240 |
1072 |
7.29 |
2.02 |
21.9 |
|
φ70/64 |
631 |
1413 |
1211 |
10.2 |
2.37 |
35.5 |
|
φ80/72 |
954 |
1900 |
1545 |
17.3 |
2.69 |
69.2 |
|
φ100/90 |
1491 |
2350 |
2054 |
33.8 |
3.36 |
169 |
|
φ110/100 |
1649 |
2569 |
2217 |
41.4 |
3.72 |
228 |
|
φ120/110 |
1806 |
2782 |
2377 |
49.9 |
4.07 |
299 |
|
φ130/116 |
2705 |
3511 |
2976 |
79.0 |
4.36 |
513 |
|
φ150/136 |
|
|
3140 |
|
|
|
注:① 最高允许温度+70℃的载流量,系按基准环境温度+25℃、无风、无日照、辐射散热系数与吸热系数为0.5、不涂漆条件计算的。
② 最高允许温度+80℃的载流量,系按基准环境温度+25℃、日照0.1W/cm2、风速0.5m/s、海拔1000m、辐射散热系数及吸热系数为0.5、不涂漆条件计算的。
③ 上表导体尺寸中,D为外径,d为内径。
附录三 裸导体载流量在不同海拔高度及
环境温度下的综合校正系数
|
导体最高 允许温度 (℃) |
适用范围 |
海拔高度 (m) |
实 际 环 境 温 度(℃) |
||||||
|
+20 |
+25 |
+30 |
+35 |
+40 |
+45 |
+50 |
|||
|
+70 |
屋内矩形、槽形、管形导体和不计日照 的屋外软导线 |
|
1.05 |
1.00 |
0.94 |
0.88 |
0.81 |
0.74 |
0.67 |
|
+80 |
计及日照时屋外软导线 |
1000及以下 |
1.05 |
1.00 |
0.95 |
0.89 |
0.83 |
0.76 |
0.69 |
|
|
|
2000 |
1.01 |
0.96 |
0.91 |
0.85 |
0.79 |
|
|
|
|
|
3000 |
0.97 |
0.92 |
0.87 |
0.81 |
0.75 |
|
|
|
|
|
4000 |
0.93 |
0.89 |
0.84 |
0.77 |
0.71 |
|
|
|
|
计及日照时屋外管形导体 |
1000及以下 |
1.05 |
1.00 |
0.94 |
0.87 |
0.80 |
0.72 |
0.63 |
|
|
|
2000 |
1.00 |
0.94 |
0.88 |
0.81 |
0.74 |
|
|
|
|
|
3000 |
0.95 |
0.90 |
0.84 |
0.76 |
0.69 |
|
|
|
|
|
4000 |
0.91 |
0.86 |
0.80 |
0.72 |
0.65 |
|
|
附录四 海拔大于1000m时,A值的修正

附图 4-1 海拔大于1000m时,A值的修正
(A2值和屋内的A1、A2 值可按本图之比例递增)
附录五 采用降低绝缘水平的设备时,配电装置的安全净距(试行) mm
|
条 件 |
额定电压(kV) |
|||
|
220J |
330J |
500J |
||
|
设备基准绝缘 水平(kV) |
雷电冲击绝缘水平 BIL 操作冲击绝缘水平 SIL |
850 360(工频) |
1050 850 |
1425 1050 |
|
外过电压 |
A1 |
1600 |
2000 |
3000 |
|
A2 |
1800 |
2200 |
3300 |
|
|
内过电压 |
A1 |
1500 |
2000 |
35001) |
|
A2 |
1800 |
2200 |
4000 |
|
|
最大工作电压 |
A1 |
600 |
1100 |
1600 |
|
A2 |
900 |
1700 |
2400 |
|
1) 双分裂软导线至接地部分之间可取3200mm。
附录六 本规程用词说明
一、执行本规程条文时,要求严格程度的用词,说明如下,以便在执行中区别对待。
1.表示很严格,非这样作不可的用词:
正面词采用“必须”;
反面词采用“严禁”。
2.表示严格,在正常情况下均应这样作的用词:
正面词采用“应”;
反面词采用“不应”或“不得”。
3.表示允许稍有选择,在条件许可时首先应这样作的用词:
正面词采用“宜”或“可”;
反面词采用“不宜”。
二、条文中必须按指定的标准和规范执行的写法为“按……执行”或“符合……要求或规定”。非必须按所指的标准和规范执行的写法为“参照……”。
__________________________
本规程主要起草人:冯宗蕴、弋东方、袁达夫等。
高压配电装置设计技术规程
SDJ 5—85
条 文 说 明
前 言
《高压配电装置设计技术规程》SDJ5—85业经水利电力部批准,于1986年1月1日颁发执行。为帮助理解和正确贯彻规程条文,决定出版《高压配电装置设计技术规程》SDJ5—85的条文说明。
本条文说明主要阐述新规程对1979年版规程条文进行修订的原因和依据,并对规程的含义作了某些解释,供使用时参考。
规程的修订,系根据我国的技术经济政策、近几年来我国的建设和运行实践经验进行的。在编制过程中注意吸取了国外先进技术和设计标准,以及国内各单位对规程的修订意见。与1979年版规程相比,新规程增加了以下内容:
1.适用于500kV配电装置的有关条文,如A值、静电感应场强允许值、无线电干扰标准等。
2.适用于大机组的有关条文,如采用分相封闭母线的规定、大容量变压器的防火措施等。
3.适用于水电厂配电装置的有关条文,如水电厂配电装置的选型原则、进线方式及其设计标准等。
4.增加了配电装置型式的选择一节,对各种常用配电装置型式的选择提出了原则性的规定及主要要求。
5.增加了环境条件和环境保护的一些内容,如发电厂、变电所电瓷外绝缘污秽环境分级标准、配电装置设计的抗震措施、湿热带地区配电装置的设计要求、噪声允许值等。
6.增加了导体和电器选择方面的有关内容,如按经济电流密度新数值选择导体、计算短路电流的原则等。
7.屋外配电装置架构荷载条件。
8.屋外充油电器的防火要求。
规程中有关执行条文的严格程度的用词,采用原国家建委1980年颁发的《工程建设标准规范管理办法》的有关规定。
规程中计量单位及符号一律按1984年国务院颁发的《中华人民共和国法定计量单位》执行。
在执行本规程过程中,如发现需要修改或补充时,请将意见寄西北电力设计院和长江流域规划办公室,并抄送我部电力规划设计院和水利水 电规划设计院。
水利电力部
一九八六年九月
第一章 总 则
第1.0.1条 原规程第1条的修改条文。根据国家基本建设委员会(80)建发设字第8号文《工程建设标准规范管理办法》第三条的精神,强调配电装置设计必须积极贯彻国家的基本建设方针,体现社会主义的技术经济政策。
第1.0.2条 原规程第2条的修改条文。本规程除增加500kV配电装置的有关条文外,同时明确指出对35kV及以下的变电所的3~35kV配电装置设计,应按《工业与民用35kV高压配电装置设计规范》执行。
第二章 一 般 规 定
第2.0.1条 原规程第3条的保留条文,仅增加部分内容。
第2.0.2条 原规程第5条的修改条文,涂色改为涂漆更确切一些,涂漆既能保持相色的永久性,又能对母线起防腐保护作用。涂漆还能降低温升,铜母线涂漆后温升可下降28%至35%;铝母线涂漆后可提高载流量15%~22%。本条文仅对屋内硬导体规定应涂漆。对于屋外硬导体,因很多工程的铝管母线一般不涂漆,故对屋外硬导是否涂漆不作硬性规定。
第2.0.3条 新增条文。
水电部在(82)水电电生字第73号文关于印发《带电作业工作座谈会纪要》的通知中指出“应该在确保安全的条件下,因地制宜地积极开展带电作业”。并且作出具体规定:对于110kV以上的输变电设备,由于线间和对地距离较大,同时考虑到这些设备停电的影响面大,应该作为带电作业的重点;带电作业项目应以处理缺陷为主。对于35kV及以下的设备,由于距离较小,保证安全作业的条件比较复杂,因此一般可采用停电检修。
根据上述通知的精神,同时考虑到我国各地对带电作业的推广程度不一,再说对一具体配电装置来说,是否需进行带电作业,应视该装置在系统中的地位、接线方式、装置型式以及该地区的检修经验等很多因素而定,故本条文明确规定有条件时宜考虑带电检修的要求。
第2.0.4条 原规程第6条的补充条文。
随着电压的提高,检修时装接携带型接地线,既不方便又不安全。根据国内的运行检修要求及国外的有关规定,本条文规定63kV及以上断路器两侧的隔离开关及线路隔离开关的线路侧均宜配置接地开关。
对母线的检修接地,由于母线上电磁感应电压的计算,目前尚无成熟方法,故根据日本有关规定及我国的运行经验,每段母线上宜装设二组接地开关或接地器(母线电压互感器前隔离开关的接地开关包括在内)。
对屋内配电装置,一般仍以安装携带式接地线作为检修接地。
第2.0.5条 原规程第7条的修改条文。
多年来电气误操作事故频繁发生,后果严重,仅据全国1981年初至1982年9月统计,发生这类事故就达511次。在这些误操作事故中,以带负荷拉隔离开关、误拉断路器、带接地线合闸等三类事故为最多,其次为带电挂接地线及误入有电间隔。对上述511次电气误操作事故分析,其中约有60%可以通过装设可靠的闭锁装置加以防止,因此必须十分重视闭锁装置的作用。
自1982年底水电部在镇江召开了全国电气防误装置经验交流会后(简称镇江会议),许多单位成了防误装置专业小组,因地制宜地研制和装设了各种类型的闭锁装置。据1984年统计全国电力部门已有50%以上电气设备安装了1~5功能的防误装置,这些装置在防止电气误操作方面起到了积极作用。
长期以来由于我国从制造到设计和运行各方面忽视了装设防误装置,除少数电气设备带防误装置,如隔离开关与接地开关之间的机械闭锁、户内高压开关柜、手车式高压开关柜具有防止带负荷拉、隔离开关的机械闭锁装置外,一般就没有其它闭锁机构来保证设备和人身安全。60年代以前发电厂、变电所的防误装置一般采用DSO型电磁锁,由于锁的性能不好,经常造成直流系统接地,电磁锁销钉吸不出来,加之未注意维修等,电磁锁逐渐弃而不用了。因此60年代以后建立的许多发电厂和变电所,尽管容量大,但从设计、制造直到施工都很少考虑闭锁装置。这样便造成了误操作事故的隐患。镇江会议后,误操作事故虽有所好转,但每年仍有上百次电气误操作事故发生。目前误操作事故的原因大体可以分为三大类,一是没有严格执行两票三制又未加防误装置;二是在加装防误装置时安全措施不周;三是对设有防误装置随意解除或停用。第一种原因造成的事故占大多数。针对上述情况,当前必须抓紧安装防误闭锁装置,并确保正常投入使用,不得随意解除,同时还要严格贯彻“两票”,注意提高运行人员的技术水平,严格劳动纪律。
为认真贯彻镇江会议精神,防误装置分三方面工作进行,由各网省局组织各发供电单位,自己动手对现有设备进行改进,搞出了许多有水平的防误装置,已在本地区推广使用。其次在设计方面由西北电力设计院负责编写“电气设备防止误操作设计图集”,图集中绘制了3~500kV各种主接线的二次回路防误操作接线图。为了解决装设防误装置所需设备,水利电力部和机械工业部组织并落实了联合攻关单位,确定了攻关项目。这些项目是:GG-1A高压开关柜及10kV手车式高压开关柜的五防装置,户内、户外电磁锁,新型辅助开关,10~35kV户内带电显示装置等。1984年各攻关项目已基本完成,除新型辅助开关通过了全部型式试验,待试运行后再召开样品鉴定会外,其它攻关项目均已通过了两部技术鉴定,有的已批量生产,有的正在进一步扩大试点,逐步推广使用。
现将通过鉴定的项目列后供选择使用:
一、具有防误装置的GG-1A(F)高压开关柜
长沙电业局与湖南开关厂联合研制,1983年11月在长沙召开两部技术审查会议进行鉴定,该柜具有“五防”功能。
二、GC2(F)型手车式高压开关柜
GC2(F)型手车式高压开关柜是长城开关厂在GC2型手车式开关柜的基础上改进并完善了闭锁装置。在闭锁和接地装置的设计方面吸收了国外设备的优点,实现了“五防”功能。
三、户外电磁锁
户外电磁锁有沈阳高压开关厂研制的DSW1型和江山开关厂研制的DSW2型组合式电磁锁两种形式。
四、DSN型户内间吸式电磁锁
这种电磁锁是南京电力电表厂研制,较之原仿苏DSO产品(直吸式)在技术性能及原理上有明显提高。电钥匙的额定电压有直流220V、110V和交流220V三种,还有供紧急处理事故用的紧急解锁钥匙。
五、GSN型户内高压带电显示装置
福州第一开关厂和福州第三电器厂共同研制的GSN型装置,是由环氧树脂绝缘子和电压显示两部分组成。
第2.0.6条 原规程第8条的修改条文。
以前我国对发变电所污秽环境分级一直未制订标准,污秽地区屋外配电装置大都沿用正常绝缘的电气产品,故污闪事故率较高,使工农业生产造成很大损失。水电部于1981年初组织部分科研设计单位,进行调查研究及科学试验,1983年4月正式颁发了《高压架空线路和发变电所电瓷外绝缘污秽分级标准》。该标准明确规定发变电所污秽环境分为三级,故设计屋外配电装置时应根据所划分的等级,选用所需泄漏比距的电气设备及绝缘子。
目前我国制造部门已能供应适用于2级污秽区,泄漏比距为2.5cm/kV的防污产品,但3级污秽区的防污产品还未系列生产供应,故3级污秽区的屋外配电装置尚须采用涂硅油或采用水冲洗等措施,以保证安全运行。
水电部颁发的发变电所外绝缘污秽分级标准见表2.0.6。
表 2.0.6 发电厂、变电所污秽分级标准
|
污秽等级 |
污 秽 条 件 |
泄 漏 比 距 (cm/kV) |
||
|
污 湿 特 征 |
盐 密 (mg/cm2) |
中性点直 接接地 |
中性点非直接接地 |
|
|
1 |
大气无明显污染地区或大气轻度污染地区,在污闪季节中干燥少雾(含毛毛雨)或雨量较多 |
0~0.03 (强电解质) 0~0.06 (弱电解质) |
1.7 |
2.0 |
|
2 |
大气中等污染地区或沿海地带及盐场附近,在污闪季节中多雾(含毛毛雨)且雨量较少 |
0.03~0.25 |
2.5 |
3.0 |
|
3 |
大气严重污染地区或严重盐雾地区 |
>0.25 |
3.5 |
4.0 |
注:① 盐密指由普通悬式绝缘子(X-4.5)所组成的悬垂串上测得值。
② 化工厂及冶金厂附近的发电厂、变电所,可根据污源所排放的导电气体和导电金属粉尘的严重程度分别列为2级或3级。
③ 有冷水塔的发电厂,其污秽等级可根据电厂烟囱的除尘效率及冷水塔是否装设除水器等条件,确定列为2级或3级。
④ 泄漏比距的计算取系统额定线电压。
第2.0.7条 新增条文。
1983年国家标准局会同有关部门制定了国标《电工电子产品自然界的环境条件,温度和湿度》。该标准将我国气候按温度和湿度的年极值的平均值分为六种类型,见表2.0.7。
表 2.0.7 按年极值划分的各种气候类型
|
气 候 类 型 |
温度和湿度的年极值平均值 |
|||
|
低 温 (℃) |
高 温 (℃) |
相对湿度≥95% 时最高温度(℃) |
最大绝对湿度 (g·m-3) |
|
|
寒 冷 |
-50 |
35 |
20 |
18 |
|
寒 温 Ⅰ |
-33 |
37 |
23 |
21 |
|
寒 温 Ⅱ |
-33 |
31 |
12 |
11 |
|
暖 温 |
-20 |
38 |
26 |
26 |
|
干 热 |
-22 |
40 |
27 |
27 |
|
亚 湿 热 |
-10 |
40 |
27 |
27 |
|
湿 热 |
5 |
40 |
28 |
28 |
根据上表2.0.7可知,我国已不再采用波尔标准而采用IEC标准作为新的工业气候分类方法。新的分类方法将原来JB830—66划为“湿热带”的长江以南大陆地区改称为“亚湿热带”,湿热带仅包括广东省海南岛、雷州半岛、云南省西双版纳地区及台湾省南端等地。
据调查,在我国湿热带地区如海南岛,采用一般高压电器产品问题较多(因产品受潮、长霉、虫害、锈蚀严重等引起的故障较多),今后应采用湿热带型高压电器。
亚湿热带地区(包括贵州、湖南、湖北、江西、福建、浙江、安徽和江苏中南部、四川和云南东部、广东和广西大陆部分以及台湾中北部)建国三十多年来全部使用一般型的高压电器产品。经对上述地区的调查,在外绝缘和发热方面未出过重大问题。其中“湿”与“热”相对较重的两广地区,高压电器运行中主要问题是由于密封不良引起进水和受潮,以及外表锈蚀和虫害。这些问题都可以在一般产品上加强质量管理及采取相应的措施处理。因此,应允许亚湿热带地区采用一般高压电器,但应加强防潮、防水、防锈、防霉及防虫害等措施。
第2.0.8条 原规程第9条的补充修改条文。
根据运行调查,电气设备在低温下运行易发生一些不利于安全运行的问题,例如:
一、国产的主变压器一般均装25号油,当气温在-25℃以下时,一旦变压器停止运行后再恢复供电就有困难。
二、当变压器负载轻气温低时,由于油的运动粘度增大,导致油循环不畅,潜油泵供油不足,因而出现轻瓦斯误动现象。
三、据有关制造厂家对SW6-220及SW7-220作低温试验表明,在气温-20~-25℃时,断路器的性能(包括动作速度、同步性、固有分闸时间及操作力等)均有劣变,达不到设计标准。
四、各型断路器在冬季运行时,密封件普遍渗油。
五、GW5瓷棒铸铁座断裂较突出,瓷棒断头也较多。
六、GW5隔离开关在冬季往往触头合不严。
现在国内制造厂通常采用的气温标准是-30~+40℃。在严寒地区,建议制造厂将气温下限值再适当降低。
屋外充油电器底部(如少油断路器)在运行现场很难加装加热装置,有此必要时,则应在订货时提出,请制造部门在产品设计中考虑。
据调查,东北某变电所220kV破冰式隔离开关因降雪覆冰,使刀闸嘴部和底座转动部分结冰而拉不开,另一变电所一组同类型隔离开关,因刀闸嘴部覆冰而合不上,故本规程要求隔离开关的破冰厚度应大于安装场所实测的最大覆冰厚度。
第2.0.9条 原规程第10条的修改条文。
500kV设备允许的最大风速,系指10min平均风速。当50年一遇10m高处的风速大于35m/s时,需相应增大500kV设备的设计风速。
各种电压的电器设备大多安装在离地10m高及以下,个别高位布置的电器在15m左右。导体的布置高度一般在30m以下,按《架空送电线路设计技术规程》规定,离地高度为30m以下,高度变化系数为1,故校验时可仍取离地10m高的风速。
据调查,由于导体和电器的尺寸和惯性都远较建筑物为小,在瞬时风速大于35m/s的地区,如按10min平均风速设计,则在阵风作用下,导体和电器可能因过载而倒折。如1971年营口一变电所,在9级风作用下,使SW4-220瓷柱胶结处断裂;110kV避雷针在大风作用下全国已有10支左右倒塌。所以对风载特别敏感的110kV及以上电压的支柱绝缘子、隔离开关、普阀避雷器及其它细高电瓷产品,要求制造部门在产品设计中考虑阵风的影响。
第2.0.10条 原规程第11条的修改条文。
合理地选择配电装置型式是减少震害的措施之一,屋外中型配电装置比高型、半高型配电装置的抗震性能好。以唐山陡河电厂220kV半高型配电装置为例:安装在上层的ZS-220型支柱绝缘子(安装标高13.4m)共6只,地震时折断5只;而安装在地面支架上(2.5m高)的9只均未损坏。这是由于上层设备因土建架构的动力反应加大而使作用在设备上的地震力增大,同时由于高型、半高型配电装置上下层设备间的引线较长,地震时导线的摇摆力比较大,故上层设备容易损坏。此外,上层设备发生损坏时,掉落下来易打坏下层设备,如陡河电厂在唐山地震时,上层隔离开关的支柱折断落下打坏了安装在底层,抗震性能较好的SF6断路器就是一例。在由支柱绝缘子支持的管型母线配电装置中,棒式支柱绝缘子是一薄弱环节。因为管型母线在地震力的作用下将使支柱绝缘子的内力增加,同时由于管型母线是横向细长结构,故在地震力的作用下易发生共振。如唐山吕家坨变电所220kV半高型铝管母线配电装置有一相母线因支柱绝缘子折断而造成四跨铝管母线落地。因此,在地震烈度为8度及以上的高烈度区,不宜采用支柱绝缘子支持的铝管母线配电装置。
在电气设备安装设计时,应验算包括设备及其支架、基础体系的抗弯强度和抗剪强度。验算时,首先应进行作用在设备上的地震力和其他外力同时作用的计算。
由于电瓷材料属脆性材料,无塑性变形,若外力超过瓷件的抗弯强度和容许应力即断裂,加上瓷件的抗弯强度和破坏应力的分散性很大,故应取较大的安全系数,一般应为1.67以上。电瓷产品的抗弯破坏荷载由制造厂给出。关于瓷件的破坏应力可参考我国对FZ-110J、SW-110、SW-220和ZS-220进行振动台模拟地震试验的结果,对普通瓷件取破坏应力范围为14000~18000kPa。
经验算若不能满足要求时,应加装阻尼减震装置。目前无锡减震器厂已生产110~220kV少油断路器的减震器,航天部七三研究所已生产FZ-110J避雷器的阻尼器,以及110~500kV棒式支柱绝缘子的阻尼垫。上述减震器、阻尼器(垫)经过多次在振动台上进行模拟地震试验和现场试运行,其性能良好,加装减震装置后,可保证设备在地震烈度为9度时安全运行。
目前上述减震阻尼装置已分别在唐山建设路变电所,河南汤阴变电所和西安南郊变电所试运行。
设备基础,设备支架对输入的地震力有放大作用,因此在进行设备基础和支架设计时,要使其自振频率避开地震的频率范围(0~10Hz),避开的距离越大越好;同时要使支架的频率与设备本体的自振频率充分的分开,避免发生共振。据有关文献介绍,支架的自振频率应至少为设备自振频率的三倍,且支架的频率应在15Hz以上,支架的动力放大作用才可限制在比较小的范围内。
关于屋内配电装置的抗震措施,除建构筑物按工民建抗震设计规范进行抗震设防外,电气设备的抗震措施原则上与屋外设备相同。但若屋内配电装置有几层时,则放在底层的电气设备,其地震作用力的计算及有关措施,同屋外设备一样;而放在二层及三层的电气设备,由于建筑物的动力放大作用更为显著,计算地震作用力时需考虑一定的放大系数。日本规定,安装在建筑物二、三层的电气设备,取建筑物的动力放大系数为2.0。
第2.0.11条 原规程第12条的保留条文。
关于电气产品的海拔分级,经长期研究讨论,最近拟定为四级,即1000m、2000m、3000m及4000m四级,但相应的产品则尚未配套生产。
第2.0.12条 新增条文。
配电装置中的主要噪声源是主变压器、电抗器及电晕放电,其中以前者为最严重。因此,在设计时必须注意主变与主控制楼(室)、通讯楼(室)及办公室等的相对布置位置及距离,使变电所内各建筑物的室内连续噪声级不超过表2.0.12-1所列最高允许连续噪声级。
表 2.0.12-1 变电所各建筑物的室内允许连续噪声级
|
工 作 场 所 |
一般值[dB(A)] |
最大值[dB(A)] |
|
主控制室、计算机室、通信室 |
55 |
65 |
|
办 公 室 |
60 |
70 |
|
有人值班的生产建筑* |
85 |
90 |
|
其它地方最高不得超过 |
115 |
|
* 为每工作日接触噪声时间8h(小时)时的标准。
有人值班的生产建筑,每工作日接触噪声时间少于8h(小时)的噪声标准可按表2.0.12-2放宽。
表 2.0.12-2 每工作日接触不同噪声时间的噪声级标准
|
每工作日接触噪声 时 间(h) |
一般值[dB(A)] |
最大值[dB(A)] |
|
8 |
85 |
90 |
|
4 |
88 |
93 |
|
2 |
91 |
96 |
|
1 |
94 |
99 |
配电装置围墙处,指配电装置外围墙,不指屋外配电装置四周的围栅。考虑到围墙外可能有居民区,因此按GB3096-82工业集中区的噪音标准。
第2.0.13条 新增条文。
关于静电感应场强水平,目前在国际上尚无统一标准与规定。日本超高压变电所,一般控制其场强水平在7kV/m以内(变电所区外为3kV/m)。苏联在设计变电所时,对强水平不加限制,但按安全规则,对运行人员在高场强区工作时间作了规定(如在10kV/m场强下,24h中允许人员耽在电场中的时间为180min)。欧美国家对变电所场强水平没有明确规定,而实际采用一般在10kV/m以内,部分达到10~15kV/m。
1980年意大利专家代表国际大电网会议工作小组作的报告中,提出关于电场对生物的影响,认为10kV/m是一个安全水平。最高允许场强在线路下可定为15kV/m,走廊边沿为3~5kV/m。
我国1979年在锦州讨论500kV变电所设计技术条件时,曾提出变电所场强水平大部分地区限制在8kV/m以内。近年来又对330~500kV变电所静电感应场强水平作了大量的实测及模拟与计算工作。实测结果,大部分场强水平在10kV/m以内,10~15kV/m场强水平在2.5%以下,各电气设备周围的最大空间场强大致为3.4~13kV/m。
综上所述,并主要根据国际大电网会议的意见与国内330~500kV变电所运行经验,提出本条文中场强水平的规定。
至于围墙外的静电感应水平,是从生活在该区的居民不引起生活上的麻烦考虑。按330~500kV变电所静电感应实测试验,空间场强在3~5kV/m以下,一般对人的麻电感觉的机会已没有或很小了。
日本规定变电所围墙外的静电感应场强水平为3kV/m以下。
离330~500kV带电体30~20m以外的地区,静电感应场强水平通常已降低到3~5kV/m以下,可满足本规程要求。
在设计中降低静电感应场强可采取下列措施:
一、避免或减少同相布置;
二、尽量减少同相母线交叉与同相转角布置;
三、控制箱等操作设备应尽量布置在较低场强区;
四、必要时可适当增加屏蔽线或设备屏蔽环;
五、当技术经济合理时,可适当提高电气设备及引线的安装高度。
第2.0.14条 新增条文。
由于配电装置的母线、引线、设备、构架、纵横交错,导线表面的电场强度很不均匀,故对于导线及电气设备产生的综合电晕电磁干扰,目前还未有定量的计算规律。已设计的一些500kV变电所,大都是引用送电线路的计算公式,是否正确,尚待考证。至于对电气设备的无线电干扰要求,应在选择设备时考虑。
配电装置的无线电干扰水平应取同电压等级的送电线路干扰水平。在变电所的出线方向,由于变电所和输电线的组合,其综合干扰水平可能高出3dB,但只需经100~200m距离后,变电所的影响即可忽略不计。考虑到出线走廊范围内不可能有无线电收讯设备,因此,取非出线方向围墙外20m处的干扰水平。这也是国际无线电干扰特别委员的推荐数字,此数据和国内实测数字大体吻合。
根据近年来西北电力设计院等单位对220~500kV变电所(包括升压站)无线电干扰值的实测,在距配电装置围墙外20m处(非出线方向)的无线电干扰水平均小于50dB(1MHz),随着距变电所围墙距离的增加,干扰水平衰减得很快。
第三章 导体和电器的选择
第3.0.1条 本条为原规程第14条的部分内容。在按电压选
择导体和电器时,在中性点非直接接地系统中,应满足线电压的要求。在按电流选择导体和电器时,确定回路的持续工作电流,应考虑检修时和事故时转移过来的负荷,可不计及在切换过程中短时可能增加的负荷电流。
对于非开断电器,如电流互感器、限流电抗器等,虽有一定的短时过载能力,但因缺乏制造部门的具体数据,故在选择时,亦可按没有过载能力考虑。
第3.0.2条 新增条文。
配电装置的绝缘水平包括导体和电器的绝缘水平。在高压、特别是超高压配电装置中,进行最佳的绝缘配合,乃是选择导体和电器的重要原则之一。
不同电网,因结构不同以及在不同的发展阶段可以有不同的绝缘水平。
如电器的绝缘水平已确定,则可按本条规定的绝缘配合原则,选取相应的保护设备。
选择500kV电器的绝缘水平时,应执行《500kV电网过电压保护绝缘配合与电气设备接地暂行技术标准》(SD119-84);选择330kV电器的绝缘水平,可参照该标准进行。
第3.0.3条 原规程第16条的修改条文。
在考虑远景发展时,原规程规定为:“应考虑电力系统5~10年的发展规划”。由于水电厂建设周期较长,故本条采自《导体和电器选择设计技术规定》(DLGJ14-80)(以下简称“规定”)第5条,统一明确为“本期工程建成后5~10年”。
第3.0.4条 本条为原规程第18条的修改条文。
随着电力系统的发展和大机组的广泛采用,1982年以前电力工程设计中所使用的短路电流计算曲线已不能适用目前我国国情。为此,水利电力部电力规划设计院委托西安交通大学,会同西北电力设计院和西北水电勘测设计院,对短路电流计算曲线重新做了校订。
新校订的计算曲线,在计算原则上与原曲线相比有两点较大的改变。
一、负荷的接法,原曲线系按100%负荷全部都接在发电机电压母线上进行计算。由于新建电厂大多采用发电机-变压器组单元接线,因此新曲线是按50%的负荷接在高压母线上计算的。
二、对大机组和小机组,国产机组和进口机组,汽轮机组和水轮机组的参数用概率统计的方法做了处理。
此外,计算中还考虑了如下原则:
1.电力系统中所有电源都在额定负荷下运行;
2.所有同步电机都具有自动调整励磁装置(包括强行励磁);
3.短路发生在短路电流为最大值的瞬间;
4.所有电源的电动势相位角相同;
5.电力系统中各元件的磁路不饱和;
6.不考虑短路点的电弧阻抗和变压器的励磁电流。
在工程实用计算中,一般只需要根据新的短路电流计算曲线进行。
第3.0.5条 本条为原规程第21条的补充条文。
据对断路器和继电保护装置运行情况的不完全调查,主保护拒动、断路器和操作机构拒动以及继电保护装置因扩建、调试、检修等原因停用的情况屡有发生。因此,对电器的热稳定校验,应尽量用后备保护动作时间加相应的断路器全分闸时间。对裸导体的热效应计算时间,本规程沿用了原规程的规定,仍取主保护动作时间加相应的断路器全分闸时间。
第3.0.6条 原规程第14条的修改条文。
我国现行的经济电流密度是1955年电力工业部参照苏联50年代初期的资料制订的。几年来不少单位反映,应根据我国国民经济发展的形势重新修正。
在确定原来的经济电流密度时,不仅其基础数据与我国国情不符,而且当时所用的计算方法为最小年消耗法。这种方法追求每单位投资下的年运行费最小,没有考虑利息、税金和利润,投资收益率为零,不能返本,也是不可取的。
本条所规定的经济电流密度数值,是在统计分析国内30年来积累的资料基础上,采用改进了的计算费用法计算提出的。计算费用法就是以计算费用最少者为最佳方案。而计算费用是运行费用(成本)与按投资效果系数折算成同等数额的显示建设投资之和。计算费用法虽考虑了利润,但仍是一种“静态计算法”,使用时计入了时间因素,考虑利息、税金、流动资金等条件。
本规程附录一中的附图1-1为220kV以下的线路值,可在选取配电装置内较长的钢芯铝绞线时参考。330kV及以上的超高压线路,因缺乏必要的基础数据,暂不推荐。
附图1-2适用于发电厂和变电所的矩形、槽形和组合导线,可直接使用,不要乘地区和地形修正系数。铝管的经济电流密度值,待积累足够的基础数据之后再增补。对200000kW及以上大机组用的全连式封闭母线,由于在定型之前已作了详细的经济比较和选型,可直接配套使用。铜和铁质裸导体用的较少,没有推荐其经济电流密度。
原来的经济电流密度是按T为3000h以下及3000~5000h和5000h以上共三个区间来划分的。这种列表方式便于使用,容易记忆,但不够精确。如以附图1-1曲线3为例,当5000h≤T≤7500h时,J=1.1~0.8A/mm2,可计算出其电能损耗为4.6~6.4亿kWh,铝材消耗量4000~2900t,前后相差达40%,变动范围相当可观。若按原规程做法,在T=5000h以上笼统取一个J值,则不免带来较大误差。本次修订的新值,均以曲线形式表达,比较简明准确,也便于使用。
严格地说,经济电流密度与导体的长度无关,因而取消了关于长度的规定。但在安装有困难,备料不方便、用量较少等情况下,可不按经济电流密度的原则选择导体。
第3.0.7条 原规程第4条的修改条文。
南方水电厂没有污染与冰雪时,也可以不采用高一级电压的产品。
第3.0.8条 本条根据下列条文综合编写:原规程第13条,《导体和电器选择设计技术规定》(DLGJ14—80)第31、36、38、154、159条。
悬式绝缘子的安全系数对应于1h机电试验荷载,而不是机电破坏荷载。若是后者,安全系数则分别应为5.3和3.3。
硬导体的安全系数对应于破坏应力,而不是屈服点应力。若是后者,安全系数则分别应为1.6和1.4。
短时作用的荷载,系指在正常状态下长期作用的荷载与在安装、检修、短路、地震等状态下短时增加的荷载的总和。
管型母线的支柱绝缘子,除校验抗弯机械强度外,尚需校验抗扭机械强度。其安全系数可取正文所列数据。
第四章 配电装置的布置
第一节 安 全 净 距
第4.1.1条 原规程第31条的修改补充条文。
修改补充的内容如下:
一、以表格的形式,对屋外安全净距的适用范围进一步做了明确规定。
二、增加了A2值的适用范围,隔离开关和断路器等开断电器的断口两侧引线带电部分之间,亦应满足A2值的要求。
三、把B1值的适应范围由“不同时停电检修的无遮栏裸导体之间的垂直交叉净距”改为“交叉的不同时停电检修的无遮栏带电部分之间”,用“交叉的”代替“垂直交叉的”以便于使用。同时,相应地把D值的适用范围由“水平的”改为“平行的”。
四、在用B1值校验栅状遮栏与绝缘体之间和相间道路运输的电气距离时,由于220kV及以上电压绝缘体较高,可按电位的实际分布,适当缩小该项距离,以减小占地面积。
五、本规程规定在校验电气距离时,宜考虑带电检修的要求。因此,对确有必要进行带电作业的部位,如设备端子、引线金具、间隔棒等处,其与不同相或交叉的不同回路的带电部分之间,可用A2+750mm进行校验。750mm考虑带电作业时人的活动范围。
六、取消154kV电压级,增加了500kV电压级的安全净距。当中性点有154kV级的设备时,其最小安全净距可参照以下原规程规定的数据:A1=1300mm,A2=1450mm,B1=2050mm,B2=1400mm,C=3800mm,D=3300mm。
七、330和500kV的最小安全净距,系根据工程实际采用值、运行实践、惯用法和统计法的计算以及近年来的科研成果确定的。最小安全净距应该根据避雷器的保护水平确定。但500kV的避雷器有国产、引进和从各国进口的各种型式,技术性能差异较大,按此确定安全净距,对具体工程有一定困难。为了工程使用方便,在本规程表4.1.1、4.1.2中对应500kV设备的基准绝缘水平(BIL为1550kV,SIL为1175kV)规定了一套数据供使用。
500kV的最小安全净距制定过程参见《500kV变电所设计暂行技术规定》(SDGJ69—85)电气部分编制说明。
八、修改了关于海拔高度的修正方法。在海拔超过1000m时,每升高100m,应是A值的绝缘强度增大1%,而不是A值增大1%。
九、重新绘制了校验图。
第4.1.2条 原规程第32条的修改补充条文。
修改补充内容如下:
一、增补了各种校验条件下的最小安全净距,以便于进行软导线的尺寸校验工作。
二、带电作业时的计算风速取10m/s,系参考《送电线路设计技术规程》的规定给出的。
三、过去在最大工作电压条件下,进行短路加风偏的校验时,计算方法不太明确,各设计单位在进行校验时,采用了不同的方法。如果用短路叠加最大设计风速的风偏,相间距离常常由此条件控制,220kV以上现行的架构相间距离可能不够。考虑到短路与最大设计风速同时出现的机率甚小,本规程此次修订时对校验条件明确为两种情况:
1.最大工作电压下的最小安全净距与最大设计风速;
2.最大工作电压下的最小安全净距与短路摇摆+10m/s风速。
四、考虑到国家标准GB—311已对220kV及以上电压设备的绝缘水平给出了两套数值,因而在附录中增列了采用降低绝缘水平设备时其相应的A值试行值。所推荐的数值系参考IEC的规定《500kV变电所设计暂行技术规定》、惯用法和统计法的计算结果综合确定的。
第4.1.3条 原规程第33条的补充修改条文。
补充修改内容如下:
一、以表格的形式,对屋内安全净距的适用范围进一步做了明确规定。
二、增加了A2值的适用范围,隔离开关和断路器等开断电器的断口两侧带电部分之间,亦应满足A2 值的要求。
三、增加了B1值的适用范围“交叉的不同时停电检修的无遮栏带电部分之间”。
四、把D值的适用范围由“不同时停电检修的无遮栏裸导体之间的水平净距”改为“平行的不同时停电检修的无遮栏裸导体之间”,用“平行的”代替“水平的”,以便于使用。
五、对E值,增补了一段说明,明确通向屋外配电装置的出线套管至屋外地面的距离,可不按E值校验,取较小的数值,但不应低于同等电压级的屋外C值。
六、修改了关于海拔高度的修正方法。在海拔超过1000m时,每升高100m,应是A值的绝缘强度增大1%,而不是A值增大1%。
七、重新绘制了校验图。
八、补充了220kV屋内配电装置的A值,以适应近年来新建220kV屋内配电装置设计需要。
110kV及以下屋内配电装置的A值普遍比屋外A值小50~100mm。这可能是考虑到屋内的环境条件略优于屋外,对造价影响亦较大,因而所取裕度相对较小。
国外的做法不太一致。西德对于屋外屋内采用同一数值;苏联和日本则取屋内稍低于屋外的数值,但在超高压范围,日本又取屋内与屋外相同,甚至个别情况还高于屋外的数值。
上海交通大学曾进行了真型试验。试验表明,由于电场分布的影响,屋内的条件要比屋外恶化。有墙又有顶时,空气间隙的放电电压较低,分散性也较大。但考虑到温度的影响,他们建议屋内与屋外取相同的数值。
根据以上情况,并考虑到下列因素,本规程对220kV屋内A值取与屋外相同的数值。
1.屋内散流条件稍差,不利于对雷电冲击的保护;
2.屋内配电装置事故时,波及面大且修复时间长。
第4.1.4条 原规程第34条的保留条文。
第4.1.5条 原规程第35条的补充条文。
补充屋内配电装置对明敷线的要求。
第二节 型 式 选 择
第4.2.1条 新增条文。
本条明确了选择配电装置型式的指导思想,确定了选择时应满足的要求,同时也强调了节约地的重要意义。
35kV屋内配电装置具有节约土地,便于运行维护,防污性能好等优点,且投资也不高于屋外型,故一般宜采用屋内配电装置。
110kV配电装置的常用型式有屋外普通中型、屋外高型、屋外半高型及屋内型等。其中以半高型较为先进,因半高型占地面积为普通中型的47%,而总投资亦为普通中型的98.2%。同时,该型布置在运行检修方面除设备上方有带电母线外,其余布置情形与中型布置相似,能适应运行检修人员的习惯与需要。因此,在一般地区(除污移地区、市区及地震烈度为8度及以上等地区)宜优先选用半高型配电装置。
对220kV配电装置,常用型式有屋外普通中型、屋外软导线分相中型布置、屋外半高型、屋外高型及屋内型等。通过技术经济比较,220kV屋外高型配电装置在缩小占地面积、提高土地利用率方面有较明显的效果,造价与其他型式亦基本相近;根据运行单位的调查意见,认为这种高型配电装置,只要设计合理,选用设备可靠,也能达到安全运行,检修方便的要求,华东、西南、中南等地区采用本型式的较多。至于屋外分相中型配电装置,目前采用的亦较多,如华北、东北、中南等地区;本布置既能节约土地(采用软母线能节约20%,若采用硬管母线则可达30%左右),造价又稍低,且维护检修方便,具有一般中型布置的优点。故在高产农田上220kV推荐采用高型,一般农田上则可采用分相布置的中型配电装置。
对污秽地区配电装置的选型,鉴于我国目前制造部门尚未能完整生产供应系列的防污型电气设备,且供应紧张,价格也偏高,而屋内配电装置防污效果较好,同时又能节约用地,故采用屋内配电装置是一个有效的防污措施。根据近期的设计实践,除35kV屋内配电装置造价无差别外,在2级污区110kV屋外配电装置采用2级污区电气设备,与采用1级污区设备的屋内配电装置相比,其造价亦基本相近(经西北电力设计院比较,屋外中型布置的综合造价较屋内布置贵2%左右。华东电力设计院比较,若屋内外均用GW4型隔离开关,则屋外高型比屋内布置贵3%左右,若屋内外均用GW5型隔离开关,则屋内布置比屋外高型贵2%左右)。至于在3级污区,则屋内型肯定较屋外型造价低,故从技术经济全面衡量,2级及以上污区的35~110kV配电装置均宜采用屋内配电装置。对220kV屋内配电装置,因造价较屋外为高,在具体工程中通过全面技术经济比较,认为合理时也可采用。
由于大、中城市市区内土地费用昂贵,征地困难,且线路走廊又受到限制,因此在市区内的110kV配电装置宜采用屋内配电装置。
根据1979年统计,我国人均耕地为1.57亩/人,小于世界人均耕地4.8亩/人,因此节约土地是关系到我国子孙后代的千年大计。土地资源对配电装置选型的影响有两个方面:一是土地投资费用;二是经济效益。这影响可用土地资源占用效果系数(即单位土地在一年中为国民所创造的纯收入数量)来表示:
Xd=S/D
式中 Xd——土地资源占用效果系数,元/(亩·年);
S——依靠土地所创造的国民纯收入;
D——土地资源数量。
该公式能较全面地反映各个地区每亩(1亩=666.6m2)土地的产值及该地区的人均耕地。为此,在条文说明中引用了本系数,但我国各地尚无Xd的正式统计资料,只能用较大或较小等词来定性表示,在具体工程中根据当地情况加以确定。总之,节约用地应作为选择配电装置型式的主要原则之一。
110kV及220kV屋外中型布置,在我国建设数量最多,具有丰富的施工、运行及检修经验。但由于屋外中型布置占地面积较大,故一般不推荐采用,只在高地震烈度地区及土地资源占用效果系数较小的地区可采用。据近年来调查,华东、西南、中南地区人均耕地均较少,故新配电装置大部均为高型或半高型,而广大的东北及西北地区,由于人均耕地较多,采用中型布置也较多。
SF6全封闭组合电器是目前比较先进的电气设备。它具有安全可靠。检修周期长,可以简化土建设计,大量节约土地等优点;缺点是目前价格太贵(比一般设备约贵1~2倍),安装检修工艺要求严格,且供货也困难。所以限制在用地较狭窄的水电厂,大城市中心地区或环境特别恶劣地区方可采用SF6全封闭组合电器。
第4.2.2条 新增条文。
第4.2.3条 新增条文。
进线采用架空线时,导线、避雷线、绝缘子、金具的机械强度安全系数应比一般线路的设计标准适当提高,但不应超过屋外配电装置的设计标准。超高压进线跨越河道、峡谷、水库、通航建筑物时,应按大跨越的计算气象条件。一般以附近平地线路的计算气象条件为基数,最大设计风速增加10%,设计冰厚增加5mm,跨越风口峡谷地带的风速应再增加10%,必要时还应按稀有气象条件验算。
避雷线对边导线的保护角应比同电压等级的一般线路小,在条件许可时宜减小到10°左右。
当水电厂的高压配电装置采用SF6全封闭电器时,可考虑采用电缆或SF6绝缘管线。
第4.2.4条 新增条文。
220kVGW4和GW7型就地操作的隔离开关布置在高型或半高型配电装置上层时,一般采用电动或电动液压操作。并在上层操作平台和零米均设置操作按钮,布置在零米的一般均采用手动操作机构,对GW6型隔离开关则一般采用电动或电动液压操作机构。
对110kV半高型上层隔离开关,实践证明采用手动是可以的,一般不必采用电动,但对高型上层隔离开关,虽然也能用手动,但为了安全及操作方便,仍以采用电动为宜。
第4.2.5条 新增条文。
铝管母线按其结构不同,可分为支持式和悬吊式两种。从减小母线跨度,防止微风振动出发,支持式铝管母线又可分为带长托架和不带长托架两种。但由于长托架式铝管母线给安装带来不便,一般使用较少,不带长托架的支持式铝管母线则使用较多,而悬吊式铝管母线一般在超高压配电装置且考虑地震的地方才予采用。
铝管母线按其截面形状不同可分为圆管型、异型和分裂结构型三种,前两种都是单管母线,后一种是多分裂铝管。
圆形单管母线制造及安装简单,造价较低,不论是支持结构还是悬吊式结构,都得到广泛的应用。但要满足机械强度、刚度的要求,必须对跨度进行限制,此点对支持式铝管母线更为突出。因此,在跨距大的超高压配电装置中,常在跨中增加支柱绝缘子或采用“V”型绝缘子串倾斜悬吊铝管母线的方法来减小母线的跨度(采用倾斜悬吊母线的原因不仅如此),尽量做到按载流量要求来选择铝管母线截面,以减小不必要的铝材消耗。另外,圆型单管母线在微风中还会产生卡曼涡流,因此在设计中还必须考虑消除微风振动的措施。消除的措施一般采用下述方法:①加装动力双环阻尼消振器;②在管内加装阻尼线;③改变支持方式。
异型铝管母线则因制造工艺复杂,造价太贵,虽然有一定优点,但在使用上受到限制,国内还未采用过。
分裂结构铝管母线是在超高压配电装置中发展起来的能适应大跨度要求的新型铝管母线,其截面可按载流量要求选择,不受机械强度、刚度的控制。此外,分裂结构铝管母线对提高电晕临界电压和减少对无线电通信干扰也带来很大好处。其造价虽然比圆管型贵,但比异型铝管母线却要便宜得多。我国正在建造的几个500kV屋外配电装置中有的采用了三、四分裂结构铝管母线。国外也已建成四分裂结构铝管母线的500kV变电所。但这种分裂结构的铝管母线,加工工作量大,焊接工艺要求高,因此只适用于加工能力较强的超高压,大跨度铝管母线中。
分裂结构铝管母线相当于软导线中的分裂导线,如三、四分裂结构铝管母线,其结构特点是:相当于桁架结构的横梁,一般用比管直径小一倍的斜管将分管焊接成一整体;斜管的作用与双管中挡板的作用一样,不仅大大增加了分裂结构型铝管母线的刚度,且使通过的流态复杂化,对卡曼涡流起干扰破坏作用,故分裂结构母线可不考虑微风振动。
关于悬挂式铝管母线的挠度允许标准,没有支持式铝管母线严格,因为它的铝管两端用金具悬吊起来,是固定连接,没有因为铝管挠度过大造成支持金具滑动失常的问题。挠度是由单柱式隔离开关的要求和适当考虑美观等其它的因素控制,所以对挠度的要求可以松一些。结合国外工程实践,悬挂式铝管母线挠度允许标准,可按在自重作用下母线的挠度不超过铝管外径的两倍考虑。
管型母线必须采用适当延长端跨母线,同时在端部加屏蔽环或圆球的方式消除端部效应。
第三节 通道及围栏
第4.3.1条 原规程第36条的补充条文。
以往设计较少考虑设置屋外配电装置专用的巡视小道,往往只利用电缆沟盖板作为巡视用,使巡视和维护检修深感不便,特别是南方多雨,雨季泥泞不堪,运行人员对此意见较大,今后设计应予重视。但巡视小道必须根据运行巡视的需要设置,并宜结合地面电缆沟的布置确定路径,以节约投资。巡视小道路面宽宜为0.7~1.0m,当巡坡大于8%时,宜有防滑措施或做成踏步。
屋外配电装置在可能条件下,其道路应力求环形贯通,尽量减少尽头死道,以提供良好的行车条件,当无法贯通时则应具有回车条件,如在道路的尽端设12m×12m的回车场;或在附近设“T”形或“+”字形路口,以取代回车场。
道路宽度为3.5m的220kV及以上电压的变电所,由所区大门至主控制楼、主变压器和调相机房的通道可加宽至4~5m,道路的转弯半径不应小于7m。
500kV设备高大、笨重,再加支架后设备离地高度可达8~12m。因此,设备的安装检修必须采用机械的方法。象过去220kV配电装置那样,人工搭脚手架检修设备的方法已不能满足要求。国外是采用液压升降车配合吊车、汽车的机械施工安装方法。为了使施工、检修机械能够直接到达设备附近,对配电装置道路提出更高要求,除设横向道路外,在每个间隔还设相间纵向道路。我国的凤凰山、双河、锦州及辽阳等变电所500kV配电装置借鉴国外经验,在设计中都考虑有相间纵向运输道路,给施工安装带来方便。
第4.3.2条 原规程36条的补充新增条文。
高型配电装置的楼梯,过去只设计一个楼梯(运行单位反映上下不便,万一有事故不能迅速赶到事故地点),且初期设计的楼梯多数采用钢结构,楼梯表面光滑,给夜间及雨雪天出外巡视操作增加了不安全因素。为此,要求高型配电装置的两端均应设置楼梯,当110kV和220kV两高型配电装置距离较近且上层有天桥连接时,可考虑两配电装置只设三个楼梯,楼梯宽度只考虑运行人员正常通行,不考虑搬运设备,一般为1~1.2m,但不得小于800mm;楼梯结构最好采用钢筋混凝土,坡度不大于45°,且表面应有防滑措施。
天桥的设置主要是为运行人员出外巡视操作提供方便。特别是事故处理及设备倒闸操作时,和主控制室的互相联系更为频繁,故当高型配电装置至主控制楼的距离较近时(一般不超过20m),均可考虑设置露天天桥,其宽度一般为0.8~1m即可。同样,若屋内配电装置离主控制楼较近时,亦宜设置露天天桥。
对于高型配电装置的上层通道宽度,以往的设计一般为1.4~2m,为了上层隔离开关的检修安全及方便,有些工程还专门设有隔离开关检修简易平台。最近有些设计单位经过调查总结,将新建工程高型配电装置上层的维护检修通道宽度加宽至3.0~3.6m(220kV)及2m(110kV)。这样,不仅巡视维护方便,在上层母线隔离开关检修时便于搭设临时检修台架,取消了专用的隔离开关检修简易平台;同时上层母线检修时也便于边相挂接软梯上人。
对半高型配电装置,110kV一般不设高位隔离开关巡视操作通道,而220kV则多数设置了高位隔离开关巡视操作通道,宽度约为1.2~1.5m,也有加宽至3m以上的。本规程对半高型不作推荐规定。
第4.3.3条 原规程第37条的补充修改条文。
配电装置室内各种通道的最小宽度仍按原规程未作修改,由于电压等级不同,设备型式各异,具体应用时还需按设备搬运时所需的宽度进行校核,如不能满足要求,则应适当增大。
关于手车式开关柜的通道宽度,不少运行单位反映,认为原规程数值偏小,根据目前各单位进行设备大修时的情况,将最小宽度放大至单车长+1200mm及双车长+900mm。这两种尺寸与“厂用电设计技术规定”中手车式高压开关柜操作通道的最小宽度是一致的。该规定单列布置最小宽度为2000mm,双列布置为2500mm,而小车长度为800mm,分别加上1200及900mm后,其最小宽度也是2000及2500mm。
对35kV手车式开关柜的操作通道最小宽度,据对部分地区的调查,采用宽度一般在2m至3m之间。但运行单位普遍反映,由于这种断路器检修工作量不大,在操作通道内检修,既方便又解决问题,很少推到检修间检修过,要求将通道宽度加宽到3000mm。一般35kV手车式配电装置以单列式为多,采用本条规定即单车长+1200mm是能满足要求的。
由于SF6全封闭电器配电装置目前投运数量不多,布置在屋内时,其通道宽度暂不作推荐。
第4.3.4条 原规程第38条的补充条文。
根据“厂用电设计技术规定”第103条,若变压器室内尚布置有中性点接地开关、避雷器或电缆终端装置时,则上述距离除满足布置上的要求外,还应考虑到这些设备在做试验时所要求的电气距离。
第4.3.5条 新增条文。
目前发电厂的屋外配电装置均有与外界隔开的栅栏(或遮栏),而变电所则尚有少数的屋外配电装置未设置与外界隔开的栅栏,非运行人员进大门后可直接进入屋外配电装置场地,影响安全运行。故本条文规定屋外配电装置宜围以高度不低于1.5m的栅栏,当屋外配电装置的出线侧或旁侧紧靠变电所或发电厂的围墙时,则围墙可作为栅栏的一部分。
国外已有类似规定以确保安全运行,如苏联安装规程规定,屋外配电装置周围应围以高度不低于1.6m的围栅。而西德则规定屋外配电装置必须做为与外界隔离的电气运行场所,四周必须围以高度不低于1.8m的篱笆墙。
第4.3.6条 原规程第39条的保留条文。
第4.3.7条 新增条文。
屋内配电装置油断路器间隔靠操作走廊侧,一般均为网状遮栏,许多单位提出,担心在巡视及就地操作时,可能受到断路器爆炸或喷油燃烧等的威胁。考虑到主要应为防止在就地操作时的断路器事故及隔离开关误操作事故等对人员的危险,增加运行人员的安全感,同时又考虑到经济性及通风等条件,所以本条规定在进行操作的范围内设置人身防护实体隔板,隔板一般采用厚度不小于2mm的钢板,宽度以500~600mm为宜,高度则不低于1.9m。
第4.3.8条 原规程第40条的保留条文。
第四节 防火及蓄油设施
第4.4.1条 原规程第41条的保留条文。
第4.4.2条 原规程第42条的补充修改条文。
原规程是根据设备的油量多少来区分设防标准的,这种划分法是不大完整的,但至今仍定不出一个比较科学的方法。根据多年来的运行实践,本规程将断路器、油浸电流互感器和电压互感器等用电压等级来划分设防标准。这样,既在一定程度上考虑到油量的多少,又比较直观,使用方便,能满足运行安全的要求。例如20kV及以下的少油断路器油量均在60kg以下,绝大部分只有5~10kg,虽然火爆事故较多,爆炸时的破坏力也不小(能使房屋建筑受到一定损伤,两侧间隔隔板炸碎或变形,门窗炸出,危及操作人员安全等),但爆炸时向上扩展的较多,事故损害基本上局限在间隔范围内。因此,只要将两侧的隔板采用非燃烧材料的实体隔板或墙,从结构上改进加强(通常采用厚度2~3mm钢板、砖墙、混凝土墙均可,但不宜采用石棉水泥板等易碎材料),是可以防止出现这类事故的。
35kV油断路器,目前国内生产的,屋内型为SN10-35,油量只有15kg,一般工程安装于有防爆隔墙的间隔内,运行情况良好。至于35kV手车式成套开关柜,则因其两侧均有钢板隔离,不必再采取其它措施。屋外型SW2-35及DW8-35是采用较多的,前者油量为100kg,后者为380kg。据调查,35kV屋内配电装置事故中,少油断路器事故为绝大多数,而屋内少油断路器事故均由SW2-35断路器的环氧电流互感器的结构、工艺和材质等方面的问题,局部放电严重引起的。有些断路器在正常运行相电压下,局部放电不断发展导致对地永久性短路,在35kV系统单相接地运行时,其事故率更高。根据无锡塘头变电所和上海钢铁变电所对SW2-35型断路器爆炸事故的调查,240mm厚的承重间隔墙粉刷层烧裂脱落,其结构均未受任何损伤。最近,上海华通开关厂已对SW2-35型断路器进行改进完善,降低了环氧电流互感器的局部放电量,使其质量有较大提高,再加运行单位亦加强了检测工作,故该型断路器在完善化以后,其事故率已降低到每千台0.1次(1982年完善化以后的统计)。若将该型断路器布置在屋内并安装在有防爆隔墙的间隔内,是能满足运行要求的。至于屋外型多油断路器布置在屋内,目前各工程采用得不太多,但根据部分已投入运行工程的调查,未发生过火爆事故,从防爆角度来看,防爆隔墙的设防标准是可以的。
110kV屋内配电装置一般装少油断路器(极少数装空气断路器),其总油量均在600kg以下,根据对全国40多个110kV屋内配电装置的调查,装在有防爆隔墙的间隔内的油断路器未发生过火爆事故。因为空气断路器亦有爆炸的可能性(武钢变电所曾发生过),故也应按同样标准进行设防。
220kV屋内配电装置投入运行的较少,其油量约800kg,根据原规程断路器应置于单独的防爆小间内,但已投运的及正在设计的工程,其断路器均装在有防爆隔墙的间隔内,就能满足安全运行要求。如山东的龙口电厂及黄岛电厂,其110kV及220kV屋内配电装置中的少油断路器均装在有防爆隔墙的间隔内,运行巡视均较方便。
至于油浸电流互感器和电压互感器,应与相同电压等级的断路器一样,安装于同等设防标准的间隔内。如乐平变电所110kV电压互感器爆炸时,370承重间隔墙未有裂缝或倒塌,只有水泥粉刷层烧裂,面层脱落,间隔墙起到了防爆的作用。为了防止电压互感器等的爆炸,必要时可提请制造厂在设备上装设泄压阀。
发电厂及变电所的厂用(所用)变压器多数设在厂房或配电装置室内,原规程没有屋内变压器的设防标准,根据国内近年来几次变压器火灾事故及变压器的重要性,安装在单独的防爆小间内是合适的。这样,配电装置的火灾事故不会影响变压器,变压器的火灾也不会影响其它设备。目前除10kV小容量的变压器外,一般均按此设防,运行情况良好。所以配合下一条文及实际情况,本条文规定油量超过100kg的变压器一般安装在单独的防爆小间内(35kV变压器油量和10kV、80kVA及以上的变压器油量均超过100kg)。高压开关柜内的变压器可不受本条限制。
第4.4.3条 原规程第43条的修改条文。
原规程规定屋内断路器、电流互感器总油量在60kg以上及10kV以上的油浸式电压互感器,应设置贮油或挡油设施。实际目前投运及设计的屋内35kV少油断路器及电压互感器其油量分别为100kg及95kg,均未设置贮油或挡油设施,事故油外流的现象很少。所以将贮、挡油设施的界限提高到100kg以上(油断路器、互感器为三相总油量,变压器为单台含油量)。同时提出,设置挡油设施时,不论门是否开向建筑物内或外,都应将事故油排至安全处,以限制事故范围的扩大。为尽快将事故油排至安全处,排油管内径以100mm为宜。
第4.4.4条 新增条文。
本条引用变电所设计规程并加以部分修改。
对总事故贮油池的容量,原变电所规程系按变电所内最大一个油箱的油量确定。根据华东院及其他单位的调查,主变压器发生火灾爆炸等事故后,真正流到总事故贮油池内的油量一般只为变压器总油量的10%~30%,只在大同曾发生一31500kVA变压器事故,流入总事故贮油池的油量超过50%。根据上述的调查总结,并参考国外的有关规定(如日本规定总事故贮油池容量按最大一个油箱的50%油量考虑),本规程按最大一个油箱的60%油量确定。
贮油池内铺设卵石层,可起隔火降温作用,防止绝缘油燃烧扩散,原规程卵石直径为30~50mm,根据国内的实践及参考苏联新规程,修改为50~80mm,若当地无卵石,则也可采用无孔碎石。
第4.4.5条 新增条文。
主变压器由于制造不良和检修维护不周,容易发生事故,我国近年来大型变压器的火灾事故屡有发生,损失较重,影响也很大。要防止油浸变压器的火灾事故,首先应提高制造质量,同时也要配置有效的消防措施。
水在雾状状态时,对电气设备的灭火,效果还是好的。由于它的费用比化学灭火方式省,工艺也不复杂,故近年来有的变电所已装设了固定水喷雾装置(绝大部分是装在室内或洞内的非敞开场所)。但由于水经过喷头形成雾状,要求有一定的水量及水压,所以在边远的山区或缺水地区的变电所难以得到满足。尤其是装在屋外时,防尘、防锈、防冻以及事故时避免风向的影响尚存在问题,目前还在改进中,故本条只规定90000kVA以上变压器,在有条件时宜设置固定水喷雾灭火装置。
第4.4.6条 新增条文。
原变电所设计技术规程规定,油量均在2500kg以上的屋外油浸变压器之间无防火墙时,其防火净距不应小于10m。很多单位建议变压器之间的防火间距,应按变压器容量、油量、电压等级的不同而有所区别。考虑到油浸变压器内部贮有大量绝缘油,其闪点在130~140℃之间,它与可燃液体贮罐很相似,因此可以把油浸变压器之间防火净距近似于地上可燃液体贮罐之间的防火间距来考虑。按《建筑设计防火规范》第37条规定,可燃液体贮罐之间的防火间距为0.75D(D为两相邻贮罐中较大罐的直径),可设想变压器的长度为可燃液体贮罐的直径,通过对不同电压,不同容量(油量均在2500kg以上)的变压器之间防火净距按0.75D计算得出:电压等级为220kV,容量为90~300MVA的变压器间防火净距约在7.80~9.35m范围;电压为110kV,容量为31.5~150MVA的变压器之间防火净距约在6.36~6.99m范围内;电压为35kV及以下,容量为5.6~31.5MVA的变压器之间防火净距约在2.88~4.21m范围内。
因为油浸变压器的火灾危险性比可燃液体贮罐大,它又是变电设备中的核心设备,其重要性远远大于可燃液体贮罐,所以变压器之间防火净距应大于0.75D计算数值。
根据变压器着火后,其四周对人的影响情况来看,当其着火后,对地面最大辐射强度是在与地面大致成45°的夹角范围内,要避开最大辐射温度,变压器之间的水平净距必须大于变压器的高度。
综上所述,将变压器之间防火净距按电压等级分为10m、8m及5m是合适的(63kV为6m)。
日本“变电所防火措施导则”规定油浸设备间的防火间距标准如表4.4.6所示。
表4.4.6防火距离是指从受灾设备的中心到保护设备外侧的水平距离,经计算净距与本条所规定的距离是比较接近的。
表 4.4.6 油浸设备间的防火间距
|
标 称 电 压 (kV) |
防 火 距 离 (m) |
|
|
小型油浸设备 |
大型油浸设备 |
|
|
187 |
3.5 |
10.5 |
|
220 275 |
5 |
12.5 |
|
500 |
6 |
15 |
至于单相变压器之间的防火净距,因目前一般只有500kV变压器采用单相,虽然有些国家对单相及三相变压器之间防火净距采取不同数值,如加拿大某些水电局规定,单相之间的防火净距可较三相之间的防火净距减少1/3,但单相之间不得小于12.1m,考虑到变压器的重要性,防止事故蔓延,单相之间的防火间距仍宜与三相之间距离一致。
高压并联电抗器亦属大型油浸设备,故也应采用本条规定的防火净距。
第4.4.7条 新增条文。
为了保证变压器的安全运行,对油量超过600kg的消弧线圈及其它充油电气设备的布置距离,均应按本条文执行。
第4.4.8条 新增条文。
变压器之间当防火间距不够时,要设置防火墙。防火墙除有足够的高度及长度,还应有一定的耐燃性能,根据几次变压器火灾事故的情况及防火规范的规定,其耐火极限不宜低于4h。
由于变压器事故中,不少是高压套管爆炸喷油燃烧,一般火焰都是垂直上升,故防火墙不宜太低。日本变电所防火措施导则规定,在单相变压器组之间及变压器之间设置的防火墙,以变压器的最高部分的高度为准,对没有引出套管的变压器,比变压器的高度再加0.5m。西德则规定防火墙的上缘需高过变压器蓄油容器。考虑到目前500kV变压器高压套管离地高约10m左右,而国内500kV工程的变压器间防火墙高度一般均低于高压套管顶部,但略高于油枕高度,故本规程规定防火墙高度不宜低于油枕顶端高程。对电压较低,容量较小的变压器,套管离地高度不太高时,防火墙高度宜尽量与套管顶部取齐。
考虑到贮油池比变压器两侧各长1m,为了防止贮油池中的热气流影响。防火墙长度应大于贮油池两侧各1m,也就是比变压器外廓每侧大2m。日本的防火规程也是这样规定的。
设置防火墙将影响变压器的通风及散热,考虑到变压器散热、运行维修方便及事故时的消防灭火需要,防火墙离变压器外廓距离,以不小于2m为宜,在南方供水方便地区可考虑采用隔火水幕,这样可降低防火墙的高度。
第五节 对建筑物及构筑物的要求
第4.5.1条 原规程第44条的补充条文。
配电装置长度大于7m,小于等于60m时,应有两个出口,长期来就按此执行,并无很多单位提出意见。最新的苏联安装规程也仍作此规定,并提出当配电装置长度大于60m时,除其端头的出口外,应增加出口,以使从维护走廊、操作走廊或防爆走廊的任一点到出口的距离不大于30m。故本条文仍按原规程未作修改。
当采用六氟化硫全封闭配电装置时,屋内维护通道超过20m时,才应设有两个出口,同时可采用水磨石地面,以防止起灰。
配电装置室开窗后对采光和通风有利,但由于未采取有力措施及维护不当,反而因雨雪、小动物及污秽的进入而造成事故。所以必须加强这方面的措施,在污秽严重或风砂大的地区,不宜设置可开起的窗,并应将玻璃窗用铁丝网保护。
第4.5.2条 新增条文。
一、1963年配电装置专业座谈总结曾提出:所有构架都按终端构架设计,但后来在工程设计中,各地区做法不尽一致,有的已打破这个框框。1977年9月在兰州召开的座谈会认为:变电构架应分别按终端和中间构架进行设计;对因扩建需要或因接线变化将来可能成为终端构架的中间构架,仍应按终端构架设计。
本次修订,考虑到预制、组装、就位的方便,构架的标准化和便于扩建改建,对独立构架均按终端条件设计为宜;对于连续的构架,可根据实际的受力条件,并预计到将来的发展,因地制宜地确定按中间或终端构架设计。
二、构架设计的荷载组合基本沿用了过去的设计条件。分裂导线在短路时对构架产生的附加力可通过调整间隔棒的位置加以限制,一般不做为验算条件。安装紧线时,包括500kV在内的各级电压施工经验均证明,采用上滑轮挂线方案不但可以减少过牵引拉力,若滑轮扎缚位置恰当,过牵引拉力还有可能小于导线的正常拉力。所以,只要施工方法恰当,安装时过牵拉力不是构架控制条件。在更换绝缘子串时,通常采用紧线器,使被更换的绝缘子串脱离受力状态,过牵引值在3~5cm左右,试验也表明,它也不是构架的控制条件。因此规定,不应把过牵引做为控制条件。
检修时考虑导线上人,主要指电压为110kV及以上的构架。在构架较低时,导线的检修工作完全可以用靠梯进行。导线集中荷载系沿用《火力发电厂土建结构设计技术规定》(SDGJ3-79)的数值。分裂导线的集中荷载系采用《500kV变电所设计技术暂行规定》的标准,当跨中无引下线时,可不考虑跨中上人。但仍应考虑三相同时上人达到绝缘子串根部,每相1000N。此时,上人跨及未上人的相邻跨的导线张力差,可考虑挠度不同所带来的有利影响。
在导线上人检修时,还应考虑在梁上有二人带工具作业,故此时荷载应按2000N计算。
三、高型和半高型配电装置的平台、走道的均布活荷载值取自《荷载规范》中上人的屋面活荷载数值。起吊荷载主要考虑隔离开关高位布置时的安装起吊及支持绝缘子等母线材料的吊装。
本规程条文说明主要起草人:冯宗蕴、弋东方。